mathieu_davril's profile picture.

Davril Mathieu

@mathieu_davril

Davril Mathieu reposted

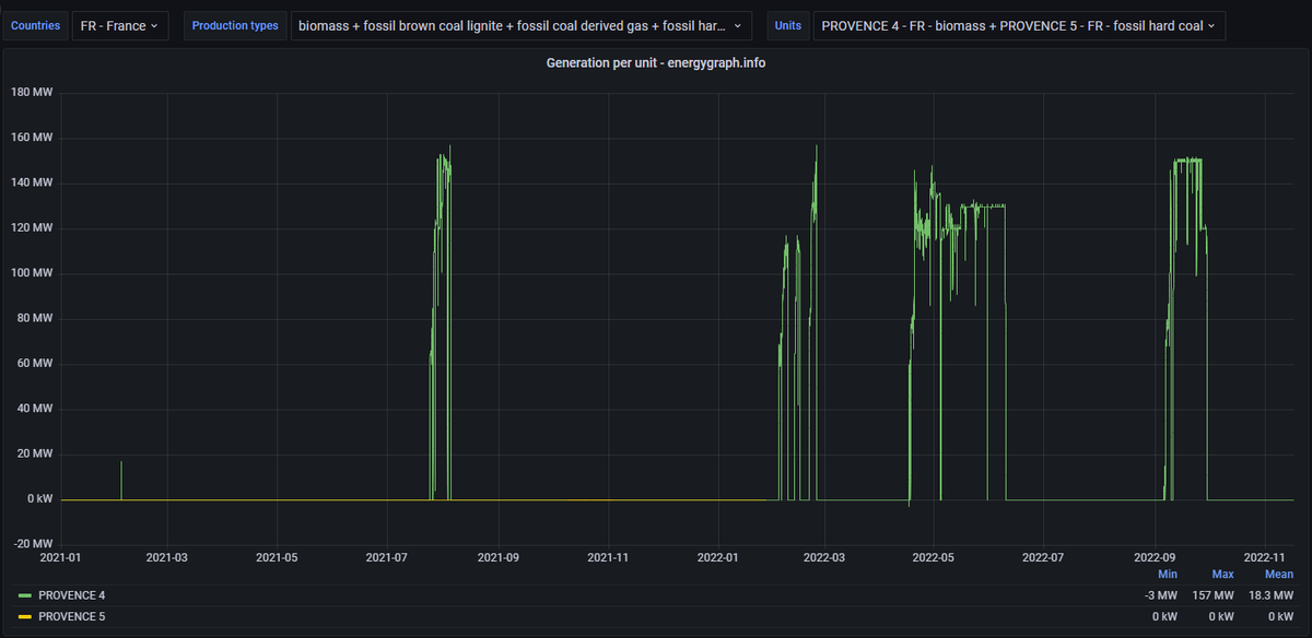
Et quand on voit la production de Provence 4 / Gardanne, qui ne produit rien actuellement, c'est un peu étonnant de se dire que c'est son mix qui dirige le facteur technologique de biomasse Français. energygraph.info/d/VHZHpV74k/pr…

hokkos's tweet image. Et quand on voit la production de Provence 4 / Gardanne, qui ne produit rien actuellement, c'est un peu étonnant de se dire que c'est son mix qui dirige le facteur technologique de biomasse Français.

energygraph.info/d/VHZHpV74k/pr…

Davril Mathieu reposted

En pleine session de travail collaboratif des outils territoriaux pour la transition énergétique en Nouvelle Aquitaine ! Merci @avergies pour cette belle organisation. @EnR64 @SEOLIS_Energies Gironde Energie, Sem24 Périgord énergie, PCER

Terra_Energies's tweet image. En pleine session de travail collaboratif des outils territoriaux pour la transition énergétique en Nouvelle Aquitaine ! Merci @avergies pour cette belle organisation. @EnR64 @SEOLIS_Energies Gironde Energie, Sem24 Périgord énergie, PCER

Davril Mathieu reposted

@Terra_Energies était ce matin à l'inauguration de la très belle centrale photovoltaïque de Labarde à #Bordeaux. Bravo à @JPee_energies et à la @BanqueDesTerr pour ce projet de qualité, soutenu par la collectivité @BxMetro

Terra_Energies's tweet image. @Terra_Energies était ce matin à l'inauguration de la très belle centrale photovoltaïque de Labarde à #Bordeaux. Bravo à @JPee_energies et à la @BanqueDesTerr pour ce projet de qualité, soutenu par la collectivité @BxMetro
Terra_Energies's tweet image. @Terra_Energies était ce matin à l'inauguration de la très belle centrale photovoltaïque de Labarde à #Bordeaux. Bravo à @JPee_energies et à la @BanqueDesTerr pour ce projet de qualité, soutenu par la collectivité @BxMetro
Terra_Energies's tweet image. @Terra_Energies était ce matin à l'inauguration de la très belle centrale photovoltaïque de Labarde à #Bordeaux. Bravo à @JPee_energies et à la @BanqueDesTerr pour ce projet de qualité, soutenu par la collectivité @BxMetro

Davril Mathieu reposted

#Debat2022 Qu’en est-il du salaire des enseignants en France et chez nos voisins européens ? Réponse en infographie ⬇️

lemondefr's tweet image. #Debat2022 Qu’en est-il du salaire des enseignants en France et chez nos voisins européens ? Réponse en infographie ⬇️

United States Trends

Loading...

Something went wrong.


Something went wrong.