Zachary Bailey
@AndyCokane
And then he gives me a smile that just seems so genuinely sweet with just the right touch of shyness that unexpected warmth rushes through me.
You might like
Fungibility is the only property of sound money that is missing from Bitcoin & Litecoin. Now that the scaling debate is behind us, the next battleground will be on fungibility and privacy. I am now focused on making Litecoin more fungible by adding Confidential Transactions. 🚀
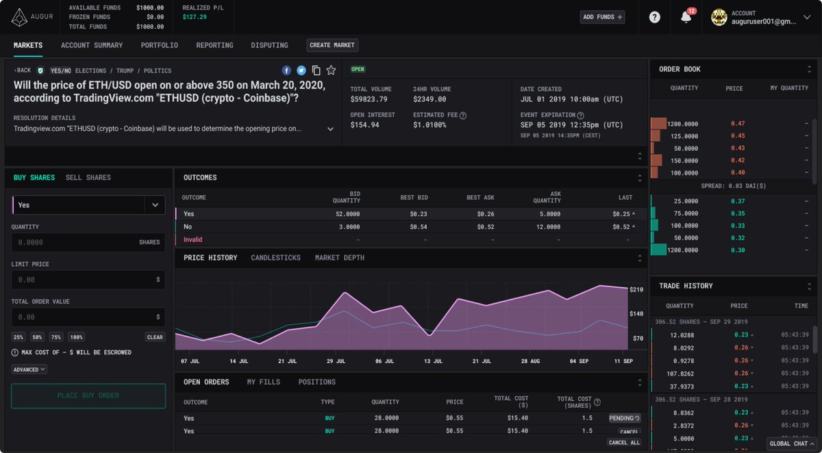
Coming soon: Augur v2: The world’s most accessible, no limit betting exchange Get an Invite 👉 augur.net
На следующей неделе планируется запуск усовершенствованных мгновенных "колец" и "колец+" (Алгоритм внутрибиржевого арбитража). Все сделки в пределах одного кольца будут происходить мгновенно и одновременно.
Quick note that we've temporarily suspended $BSV deposits and withdrawals during the Genesis upgrade. Questions? Feel free to send us a DM. bit.ly/2RWoegR
The year in review at Gnosis: ⚬ Launched closed beta sight.pm regulated prediction markets ⚬ Released the new Gnosis Safe Multisig @gnosisSafe ⚬ Hosted second annual @dappcon_berlin ⚬ Initialized independent @Dxdao_ And more 🦉 blog.gnosis.pm/gnosis-in-2019…
Did you search the opportunity to enlarge your Financial situation? The Quantum capital gives 8% monthly stably. There are a plenty opportunities but the only one possibility. 100 QTM for join. 1000 QTM for a pledge.
BINANCE:ライトコインの「先物取引」提供へ|対応仮想通貨の拡大続く bittimes.net/news/73983.html #仮想通貨 #cryptocurrency #国際ニュース #BINANCE #バイナンス #ライトコイン #Litecoin #LTC #先物
bittimes.net
BINANCE:ライトコインの「先物取引」提供へ|対応仮想通貨の拡大続く – 仮想通貨ニュースメディア ビットタイムズ
仮想通貨取引所「BINANCE(バイナンス)」は、2020年1月9日からライトコイン(Litecoin/LTC)の先物取引を提供することを発表しました。提供される通貨ペアは「LTC/USDT」となっており、最大レバレッジは75倍とされています。 こちらから読む: Coincheck、ステーキンサービス提供へ「仮想通貨取
Did you find the possibility to increase your fiscal case? The Quantum foundation pays 8% per month stably. There are a plenty opportunities but unique possibility. 100 QTM for entry. 1000 QTM for a contribution.
ライトコイン財団:カストディソリューションに「BitGoマルチシグウォレット」を採用 bittimes.net/news/73667.html #仮想通貨 #cryptocurrency #国際ニュース #ライトコイン #Litecoin #LTC #カストディ #BitGo #ビットゴー
bittimes.net
ライトコイン財団:カストディソリューションに「BitGoマルチシグウォレット」を採用 – 仮想通貨ニュースメディア ビットタイムズ
Litecoin Foundation(ライトコイン財団)は2020年1月3日のツイートで、カストディ(保管)ソリューションに仮想通貨ウォレットやカストディサービスを提供している「 BitGo(ビットゴー) 」のマルチシグウォレットを採用したと発表しました。 こちらから読む: BINANCE、ユーロ建の板取引を開始「仮
Did you look for the ability to increase your fiscal context? The Quantum stock gives 8% monthly constantly. There are many opportunities but the only possibility. 100 QTM for entry. 1000 QTM for a advance.
United States Trends
- 1. #OPLive N/A
- 2. #DragRace N/A
- 3. McBride N/A
- 4. Gobert N/A
- 5. Jaylon Tyson N/A
- 6. #SmackDown N/A
- 7. Sengun N/A
- 8. #FreenFanSignInTIANJIN N/A
- 9. SAROCHA AT TIANJIN EVENT N/A
- 10. The Rip N/A
- 11. #JustinStrong N/A
- 12. Chase N/A
- 13. Rockets N/A
- 14. Julius Randle N/A
- 15. Darryn Peterson N/A
- 16. Jabari N/A
- 17. Sixers N/A
- 18. Naz Reid N/A
- 19. Dylan Cardwell N/A
- 20. Preds N/A
Something went wrong.
Something went wrong.