Level3Lab's profile picture. Building fun things where AI, identity & culture collide

Level 3 Labs

@Level3Lab

Building fun things where AI, identity & culture collide

Pinned

Today, we’re launching the $LVL token on @BagsApp and here’s what you can already do with it: 🔸 Unlock unlimited access to our crypto-native AI agents when you hold 100k $LVL or more 🔸 Chat with GrantsPilot, our grant-focused AI agent that delivers custom proposals on demand…


While some gather to join the fud without looking close enough, TVL on @monad is up 8% today and crossed $170 million for the first time Stable coin market cap is sitting comfy above $400 million $MON is also up 38% from the fud led lows

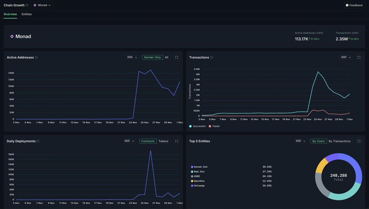
.@Monad’s last 24h looks like someone flipped a switch 🚀 Active addresses popped 51% to 113k ⛓️ Txns jumped 18% to 2.35M 🏗️ Deployments also spiked, hinting at early builder momentum One of the cleaner growth curves among new ecosystems

nansen_ai's tweet image. .@Monad’s last 24h looks like someone flipped a switch

🚀 Active addresses popped 51% to 113k
⛓️ Txns jumped 18% to 2.35M
🏗️ Deployments also spiked, hinting at early builder momentum

One of the cleaner growth curves among new ecosystems


December was a tough month for the crypto industry. Driven by broader weaknesses, many tokens had crazy price drops Of the major assets, $SOL, $ETH and $ADA had the biggest pull backs What would December bring?


Make no mistake, @CryptoHayes isn't solely responsible for the price drop of $MON. However, he seems to have ignited it Everyone agrees that the tech is good. The question then is, should all team and investor tokens really be unlocked from day 1? Join the conversation


Introducing #SolPack, a fun card that returns badges based on your @solana wallet activities Check yours here solpack.level3labs.fun PS: Just paste a Solana wallet address to generate one!


If you are wondering how you can secure any of the funding opportunities available on Solana, here's an explanation b one of our video agents We'll soon launch a Grant Pilot AI-powered dashboard that lets you find any grant or funding opportunity on any chain and hen help you…

There are at least 27 open @solana based funding or grant opportunities you can tap from right now Here are the top 3: 🟣 Standard Solana grants program: solana.org/grants-funding… 🟣 Solana Student Hackathon (registration 20 Nov–7 Dec, build till 19 Dec; $17k in main prizes):…



There are at least 27 open @solana based funding or grant opportunities you can tap from right now Here are the top 3: 🟣 Standard Solana grants program: solana.org/grants-funding… 🟣 Solana Student Hackathon (registration 20 Nov–7 Dec, build till 19 Dec; $17k in main prizes):…


Did you know? 💡 There are a total of 173 verified recipients of grants from @SolanaFndn and @CoinDCX so far 🟢 Total funding received: $698.5k 🟢 Average per project: $15k in $USDC This fund was made avaliable to Indian builders across dev, content, and community If you're…

Level3Lab's tweet image. Did you know?

💡 There are a total of 173 verified recipients of grants from @SolanaFndn and @CoinDCX so far
🟢 Total funding received: $698.5k
🟢 Average per project: $15k in $USDC

This fund was made avaliable to Indian builders across dev, content, and community

If you're…

It's only been hours since @monad went live on mainnet, and the data speaks for itself 🟣 $68m+ TVL 🟣 5m+ successful transactions 🟣 123m stable coin market cap 🟣 240+ projects live How does this affect the price of $MON? Time will tell But there's clear adoption here.…

Level3Lab's tweet image. It's only been hours since @monad went live on mainnet, and the data speaks for itself

🟣 $68m+ TVL
🟣 5m+ successful transactions
🟣 123m stable coin market cap
🟣 240+ projects live

How does this affect the price of $MON? Time will tell

But there's clear adoption here.…

> One of the fastest growing DeFi protocols to exist > Self sufficient with no VC funding > Generating $273m annualized revenue Here's our analysis of @sparkdotfi, a flagship Defi protocol protecting capital and delivering sustainable yields Spart is an institutional-grade DeFi…

Level3Lab's tweet image. > One of the fastest growing DeFi protocols to exist
> Self sufficient with no VC funding
> Generating $273m annualized revenue

Here's our analysis of @sparkdotfi, a flagship Defi protocol protecting capital and delivering sustainable yields

Spart is an institutional-grade DeFi…
Level3Lab's tweet image. > One of the fastest growing DeFi protocols to exist
> Self sufficient with no VC funding
> Generating $273m annualized revenue

Here's our analysis of @sparkdotfi, a flagship Defi protocol protecting capital and delivering sustainable yields

Spart is an institutional-grade DeFi…
Level3Lab's tweet image. > One of the fastest growing DeFi protocols to exist
> Self sufficient with no VC funding
> Generating $273m annualized revenue

Here's our analysis of @sparkdotfi, a flagship Defi protocol protecting capital and delivering sustainable yields

Spart is an institutional-grade DeFi…
Level3Lab's tweet image. > One of the fastest growing DeFi protocols to exist
> Self sufficient with no VC funding
> Generating $273m annualized revenue

Here's our analysis of @sparkdotfi, a flagship Defi protocol protecting capital and delivering sustainable yields

Spart is an institutional-grade DeFi…


> One of the fastest growing DeFi protocols to exist > Self sufficient with no VC funding > Generating $273m annualized revenue Here's our analysis of @sparkdotfi, a flagship Defi protocol protecting capital and delivering sustainable yields Spart is an institutional-grade DeFi…

Level3Lab's tweet image. > One of the fastest growing DeFi protocols to exist
> Self sufficient with no VC funding
> Generating $273m annualized revenue

Here's our analysis of @sparkdotfi, a flagship Defi protocol protecting capital and delivering sustainable yields

Spart is an institutional-grade DeFi…
Level3Lab's tweet image. > One of the fastest growing DeFi protocols to exist
> Self sufficient with no VC funding
> Generating $273m annualized revenue

Here's our analysis of @sparkdotfi, a flagship Defi protocol protecting capital and delivering sustainable yields

Spart is an institutional-grade DeFi…
Level3Lab's tweet image. > One of the fastest growing DeFi protocols to exist
> Self sufficient with no VC funding
> Generating $273m annualized revenue

Here's our analysis of @sparkdotfi, a flagship Defi protocol protecting capital and delivering sustainable yields

Spart is an institutional-grade DeFi…
Level3Lab's tweet image. > One of the fastest growing DeFi protocols to exist
> Self sufficient with no VC funding
> Generating $273m annualized revenue

Here's our analysis of @sparkdotfi, a flagship Defi protocol protecting capital and delivering sustainable yields

Spart is an institutional-grade DeFi…

Here's a market update from one of our mascots, Baldini. You'll be seeing more him over time So... the market crashed, and there are lots of talks as to what caused it. What do you think? Share your thoughts in the comment section


Locked in boss 🫡

Today, I'll be announcing something exciting we've been working on at @Level3Lab It should be fun. We'll never stop building until we win. And when we do get that win eventually, our goal is to become a mainstay Locked in



Keep building 👍


Level 3 Labs reposted

Welcome to the SafuVerse, where identity, learning, and earning collide on @BNBCHAIN. A digital world built not just for builders… but for the bold. At the heart of the SafuVerse is your .safu domain, your on-chain identity and key to everything.

SafuVerse's tweet image. Welcome to the SafuVerse, where identity, learning, and earning collide on @BNBCHAIN.

A digital world built not just for builders… but for the bold.

At the heart of the SafuVerse is your .safu domain, your on-chain identity and key to everything.

Level 3 Labs reposted

Dear founders: - Preserve runway & survive until you're inevitable - Cut personal burnrate, be a cockroach - Ship early and often and in public - Join @superteam, @colosseum, @alliance, etc. to accelerate time to market and growth - Find a cofounder for emotional balance - Don't…


Level 3 Labs reposted

We’ve recently received several inquiries from our valued partners asking if YZi Labs has invested in certain projects. To clarify, all YZi Labs investments are announced through our official channels. If you don’t see an announcement there, please verify directly with us. We…


Market dipped, but Tripez didn't blink. This isn't the end and that's just the bald truth Enjoy the pain for now though

Level3Lab's tweet image. Market dipped, but Tripez didn't blink. This isn't the end and that's just the bald truth

Enjoy the pain for now though

Level 3 Labs reposted

The SafuVerse is where EduFi meets creator markets, powered by .safu and live on @BNBCHAIN In the SafuVerse, you'll find: 🔸 Safu Academy - Multi lingual skill base education platform 🔸 Safu Pap - Token launchpad for projects and memecoins 🔸 Safu Card - Fun card that returns…


United States Trends

Loading...

Something went wrong.


Something went wrong.