
Sam.sonic
@SjHarcourt
COO @SonicLabs💥 Build + Earn + Scale: Sonic.
قد يعجبك
Seeing the impact of this program on builders is awesome. We are even leveraging the program to create ecosystem flywheels through the FeeM vault and have already earned ~16kUSD in rewards.
Fee Monetization. Apps on Sonic earn 90% of the fees they generate, simple as that. 🎬 Listen to real builders earning real revenue share their experience.
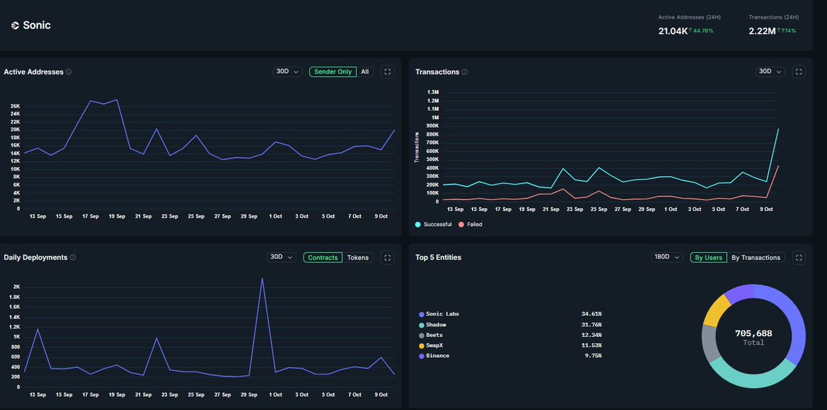
I just got back home and saw that @SonicLabs have bought $S on the open market. 💸They’ve purchased over 30M $S for $6M. 👏That is real conviction. 🤯Sonic’s daily transactions spiked from 293K to 1.3M, yet the network handled it flawlessly: zero pending transactions,…

While most networks were struggling to stay online, Sonic operated flawlessly. Zero pending transactions, near-instant finality, and sub-cent fees across every DEX and app. And while others pulled back, we stepped forward by adding $6 million in open-market buying, increasing…

📊 Sonic @SonicLabs $S Network Stats (24h) ⚡ 2.22M transactions (+774%) 👥 21K active addresses (+44%) Price might fall, but the data doesn’t. Sonic Network is growing. 🚀🌊 👉 Numbers don’t lie — like & retweet if you’re still holding strong $S! 💎 #Sonic #S #DeFi…

"Performance and conviction"
While most networks were struggling to stay online, Sonic operated flawlessly. Zero pending transactions, near-instant finality, and sub-cent fees across every DEX and app. And while others pulled back, we stepped forward by adding $6 million in open-market buying, increasing…

Last night’s market cascade was another reminder of how fast things can move in crypto when leverage unwinds against a backdrop of global uncertainty. These moments test conviction and show why strong foundations matter. $S, like much of the market, saw sharp volatility, but…
Im not sure if the numbers are public. AKA you can see what everyone got. But i got a nice airdrop I got it for posting about a chain @SonicLabs that i believe in. I already had bags, so i was contributing to my own investments I didnt produce massive click bait posts, or…
The @SonicLabs Round 1 rewards claim is now live on our Airdrops tab for those eligible! 2,500,000 $S to their top global, KR & CN creators - with a snapshot of 00:00 UTC on September 18th. More details of the campaign, eligibility and rewards in Sonic's blog below 👇

XPress has officially surpassed $1,000,000,000+ in cumulative trading volume. A billion in on-chain trades powered by our fully on-chain CLOB — no AMM, no compromises. Start trading smarter on @SonicLabs ⚡ 👉 app.xpressprotocol.com

Incredible week in Singapore for Sonic Summit and Token2049. Proud to be working alongside an incredible team and a community of builders pushing Sonic forward. The future of Sonic is just getting started. $S
Thank you, Singapore 🇸🇬 The energy at Sonic Summit was next level! Builders, partners, and innovators from around the world came together to push the ecosystem forward. Full recordings from keynotes, panels, and firesides coming soon.
The token economy needs a reset. Most projects sell tokens to spend them. We believe tokens should earn before they exist. Appreciate this deep dive by @hazeflow_xyz into how Flying Tulip rethinks fundraising, revenue alignment, and perpetual downside protection.
How to fix the current token fundraising landscape where the only utility of the token is to sell it? The current token fundraising model is broken: millions of invested dollars end up as non-productive assets, where teams sell tokens without achieving any revenue. This article…




Due to significant institutional demand in the Flying Tulip public sale, investors planning to participate with commitments > $25 million are invited to contact [email protected] for bespoke custody solutions. Flying Tulip 공개 판매에 대한 기관 투자 수요가 크게 증가함에…

There needs to be a law for events to clearly state whether a speaker is “zooming in”. Just got rugged at @thenetworkstate Singapore conference. Thank you for your attention to this matter.
자기 토큰을 직접 매수하는 세일. 하방은 영구 풋으로 제한. 상방은 수익 기반 환매·소각. 희석 0. Flying Tulip의 $FT Raise tokenpost.kr/research/732
tokenpost.kr
플라잉 튤립(Flying Tulip) : FT RAISE - 토큰포스트
28 Jul, 2025 대부분의 프로젝트는 조달한 자본을 소진하고 신뢰를 잃는다. 플라잉 튤립(Flying Tulip)은 설계를 통해 그 신뢰를 얻고자 한다. 대부분이 런웨이를 태운 후 더 많은 자금을 구걸하는 곳에서, 플라잉 튤립의 야망은 표준...
Had an interesting conversation with the new @SonicLabs CEO @MitchellDemeter Video dropping soon, the community will loveeee this!

Flying Tulip, raising $200M, DeFi composability, permissionless derivatives, perps, yield, lending, AMMs, CLOBs, buy backs and more! Watch today's FULL interview segment with Andre Cronje, Founder of Flying Tulip.
Glad to support @flyingtulip_ ✨️ Looking forward to working together 🙌
Spoke at at $S onic Summit With moderator @_lfausto & fellow panelists @AlbaVentures & @MovimentumWeb3 Repping all things $S & tuning in for the @SonicLabs alpha



Skeptics welcome
United States الاتجاهات
- 1. Auburn 30.2K posts
- 2. Brewers 43.5K posts
- 3. Kirby Smart 3,002 posts
- 4. Michigan 57.4K posts
- 5. Kyle Tucker 2,459 posts
- 6. #ThisIsMyCrew 2,622 posts
- 7. Nuss 5,330 posts
- 8. Hugh Freeze 1,676 posts
- 9. Penn State 27K posts
- 10. Sherrone Moore 1,517 posts
- 11. #UFCRio 54.1K posts
- 12. Billy Napier 2,347 posts
- 13. #EnnisLima 2,517 posts
- 14. Indiana 48.4K posts
- 15. #MagicBrew 8,230 posts
- 16. Andrew Vaughn 1,620 posts
- 17. #FightOn 1,042 posts
- 18. James Franklin 14.3K posts
- 19. Chad Patrick N/A
- 20. Wisconsin 19.6K posts
قد يعجبك
-
halscioN 🌹
@HalscionRose -
Kong.sonic
@michaelfkong -
Sonic World
@SonicWorldHQ -
Vu
@Vu_Benson -
GMSONIC
@0xgmsonic -
Quan Nguyen
@Quan6888 -
Aaron
@AaronLebb -
FantomSonicX 💥
@FantomSonicX -
Simone
@theotherpomp -
Sonic Talk 💥
@0xSonictalk -
Blake Hooper 💥
@blakehooper85 -
CryptoDinduz
@CryptoDinduz -
Paintoshi
@paintoshi -
Alexander Jacobi
@aj_alexjacobi -
Punkchainer
@PunkChainer
Something went wrong.
Something went wrong.