
Today, I'm excited to share @commonwarexyz raised $9M from @HaunVentures, @dragonfly_xyz, and an experienced group of builders to rethink the way blockchains are built for the decade ahead. Unveiling Commonware: the Anti-Framework

v0.0.63 shaping up to be quite a release 👀 * tree-based context (abort children) * dedicated tasks (keep "hot" tasks on their own thread) * deterministic runtime support for external processes * reconfiguration + resharing (over consensus) example * bls multi-signature simplex

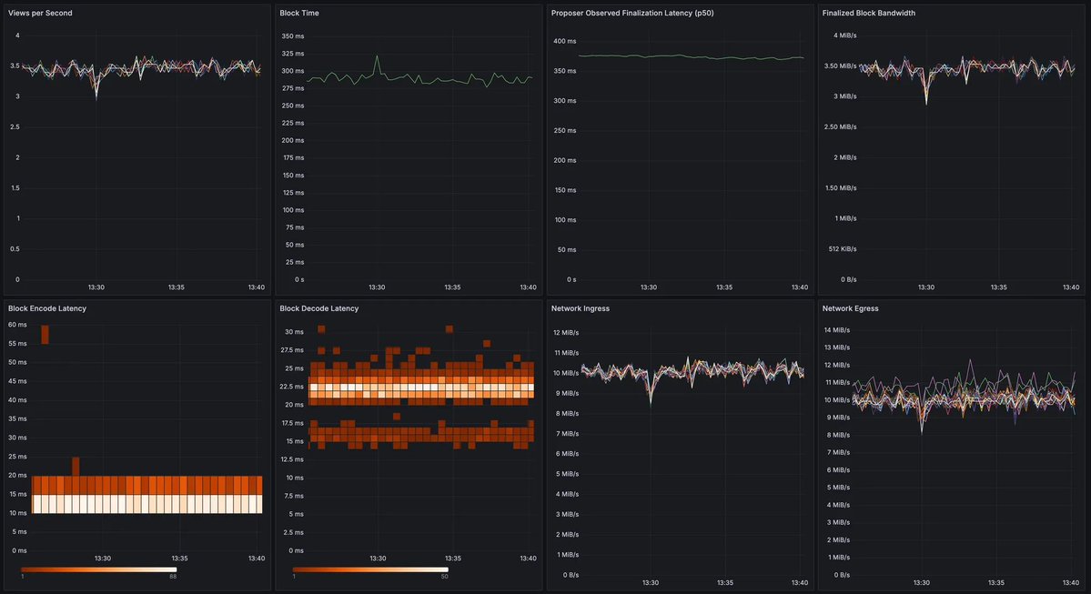
[PREVIEW] commonware-constantinople * 1MB blocks * ~290ms block time * ~370ms finalization latency * 50 uniform globally distributed validators (1Gbps baseline/symmetric + 2 vCPU/4GB RAM) TPS maxxing (with decent transaction latency) soon™️
![_patrickogrady's tweet image. [PREVIEW] commonware-constantinople
* 1MB blocks
* ~290ms block time
* ~370ms finalization latency
* 50 uniform globally distributed validators (1Gbps baseline/symmetric + 2 vCPU/4GB RAM)
TPS maxxing (with decent transaction latency) soon™️](https://pbs.twimg.com/media/G2SHB3obkAAT-e6.jpg)
If you're seeing this, X thinks you'd like our podcast.

ICYMI @commonwarexyz launched a podcast earlier this year called "How Things Work". Each month, we dive deep into some mechanism that modern blockchains rely on (starting where other podcasts would stop the convo for being too technical). If you're looking to get more involved…
The full version of the Minimmit paper is now out! A *beautifully* simple protocol, and super fast! Joint work with @B_Chou and @_patrickogrady. I'll be talking about it at the Columbia CryptoEconomics workshop in a few weeks. Meanwhile, here is the link: arxiv.org/pdf/2508.10862
Today, @commonwarexyz uploaded our completed work to arXiv (and submitted Minimmit for peer-review): arxiv.org/abs/2508.10862

Presenting Minimmit: a ~17% reduction in state-of-the-art transaction latency (for "two-phase" consensus under partial synchrony) TL;DR if you want fast and distributed tx confirmation (under 5f+1<=n), you want Minimmit 🏎️




We found the change detailed above ("leader timeout") and our "skip leader timeout" make a significant impact in bounding the "moderately unhappy path" (where a handful of honest nodes are offline for a bit):

Don't let silent leaders force you to wait for a full timeout 👀

Decentralized thoughts with Ling Ren on variants of Simplex that obtain reduced bad-case latency decentralizedthoughts.github.io/2025-09-24-Kup…
Decentralized thoughts with Ling Ren on variants of Simplex that obtain reduced bad-case latency decentralizedthoughts.github.io/2025-09-24-Kup…
Today's my first day @commonwarexyz! Excited to be working with a great team on building the foundations for the next generation of blockchain applications :)

Yesterday, @commonwarexyz released BATTLEWARE (our first blockchain with application-optimized primitives in multiple layers of the stack). While onchain duels (via Binding Timelock Encryption) is neat, the (much) neater part is what you don’t see: Browser-Verified Multi-Proofs

The @commonwarexyz team is so sick! 🔥🔥🔥
BATTLEWARE is LIVE! MAY THE VRF BE IN YOUR FAVOR 🫡
Is the VRF strong in you?

BATTLEWARE is LIVE! MAY THE VRF BE IN YOUR FAVOR 🫡
BATTLEWARE is LIVE! MAY THE VRF BE IN YOUR FAVOR 🫡

BATTLEWARE is LIVE! MAY THE VRF BE IN YOUR FAVOR 🫡

commonware-{}v0.0.61-62 is now available: * 130 Files Changed (6.2k+/3.3k- LOC) * Transcript Abstraction * Lightweight Commits * Manual Pruning * 100% MIT/Apache-2 TL;DR Commit to Data and Derive Randomness with Confidence 🎲


United States Trends
- 1. Cowboys 64.9K posts
- 2. Fred Warner 5,755 posts
- 3. Panthers 64.7K posts
- 4. Ravens 61K posts
- 5. Browns 59K posts
- 6. #KeepPounding 6,604 posts
- 7. Dolphins 43.6K posts
- 8. Eberflus 8,677 posts
- 9. Colts 53.3K posts
- 10. Steelers 61.4K posts
- 11. Rico Dowdle 8,393 posts
- 12. Drake Maye 19.3K posts
- 13. Chargers 50.7K posts
- 14. Penn State 64.8K posts
- 15. James Franklin 47.9K posts
- 16. #FTTB 2,601 posts
- 17. Pickens 16.5K posts
- 18. Herbert 14.6K posts
- 19. Dillon Gabriel 4,190 posts
- 20. #HereWeGo 6,172 posts
Something went wrong.
Something went wrong.