rt4trader's profile picture. gambler...

rt4

@rt4trader

gambler...

That is pretty interesting.

rt4trader's tweet image. That is pretty interesting.

You get an away team dominating, action on the home side reduces. Which markets become an opportunity?

rt4trader's tweet image. You get an away team dominating, action on the home side reduces. Which markets become an opportunity?

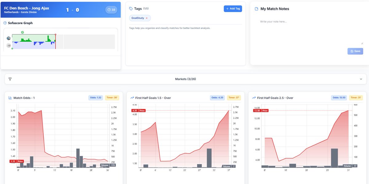
All 3 matches are very similar, FAV 1-0, but only one of them had big volume increases when leading. Each GameState/GamePerformance will skew odds towards a valuable position, for a brief time maybe. Keep styuding and tracking, no bullshit and find the edge

rt4trader's tweet image. All 3 matches are very similar, FAV 1-0, but only one of them had big volume increases when leading. Each GameState/GamePerformance will skew odds towards a valuable position, for a brief time maybe. Keep styuding and tracking, no bullshit and find the edge

So many opinions on this particular setup. Goal should come

rt4trader's tweet image. So many opinions on this particular setup. Goal should come

Trade what you see, ride the positions you think are valuable but most importantly, know when the hell you must GET OUT. Early FH performance is an indicator that will skew positions in the second part of the FH.

rt4trader's tweet image. Trade what you see, ride the positions you think are valuable but most importantly, know when the hell you must GET OUT. Early FH performance is an indicator that will skew positions in the second part of the FH.

This has the privilege of hindsight. The goal is to identify similar setups, "Leader pushes, volume increase on high odds". Maybe you go find 50 like this before (faster) or in the future (slow) and find out that it pays SHIT 🙃🙃🙃🙃

rt4trader's tweet image. This has the privilege of hindsight. The goal is to identify similar setups, "Leader pushes, volume increase on high odds". Maybe you go find 50 like this before (faster) or in the future (slow) and find out that it pays SHIT 🙃🙃🙃🙃

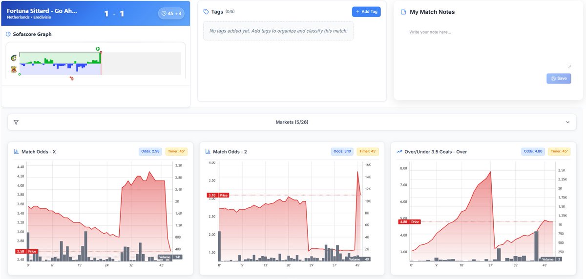
They score, they push, but volume comes when the away side starts to play. Laying opportunities do not last long. If it stays the same till HT you lose a few ticks if you get the hell out.

rt4trader's tweet image. They score, they push, but volume comes when the away side starts to play. Laying opportunities do not last long. If it stays the same till HT you lose a few ticks if you get the hell out.

Waiting...

rt4trader's tweet image. Waiting...

Leader pushes, price drops. Loser starts to play, price stays the same. Where is the value though? Lay for a while? Wait till the end? Ride the unders?

rt4trader's tweet image. Leader pushes, price drops. Loser starts to play, price stays the same. Where is the value though? Lay for a while? Wait till the end? Ride the unders?

Looking at one thing is not enough, but if a team pushes and volume comes at diff places around the same time, it might lead to something. Back test a few of these and you might find something interesting!

rt4trader's tweet image. Looking at one thing is not enough, but if a team pushes and volume comes at diff places around the same time, it might lead to something. Back test a few of these and you might find something interesting!

Sometimes you wonder if this "set up" actually means anything longterm...

rt4trader's tweet image. Sometimes you wonder if this "set up" actually means anything longterm...

building and gambling in public

rt4trader's tweet image. building and gambling in public

Loading...

Something went wrong.


Something went wrong.