ud_analyst's profile picture. Data Analyst || Music Enthusiast

When I am afraid, I put my trust in you. - Psalms 56:3

Hope

@ud_analyst

Data Analyst || Music Enthusiast When I am afraid, I put my trust in you. - Psalms 56:3

置顶

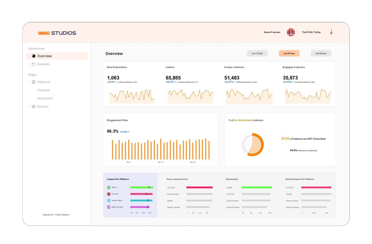
Hey #DataFam 👋 My first dashboard in a while - a podcast analytics tracker built in @tableau. It tracks new listeners, engagement, avg listen time, downloads, across multiple platforms. If you’ve got a podcast + data, DM, I’d love to build you one. Link: public.tableau.com/views/PodcastA…

ud_analyst's tweet image. Hey #DataFam 👋
My first dashboard in a while - a podcast analytics tracker built in @tableau.
It tracks new listeners, engagement, avg listen time, downloads, across multiple platforms.
If you’ve got a podcast + data, DM, I’d love to build you one.
Link: public.tableau.com/views/PodcastA…
ud_analyst's tweet image. Hey #DataFam 👋
My first dashboard in a while - a podcast analytics tracker built in @tableau.
It tracks new listeners, engagement, avg listen time, downloads, across multiple platforms.
If you’ve got a podcast + data, DM, I’d love to build you one.
Link: public.tableau.com/views/PodcastA…
ud_analyst's tweet image. Hey #DataFam 👋
My first dashboard in a while - a podcast analytics tracker built in @tableau.
It tracks new listeners, engagement, avg listen time, downloads, across multiple platforms.
If you’ve got a podcast + data, DM, I’d love to build you one.
Link: public.tableau.com/views/PodcastA…
ud_analyst's tweet image. Hey #DataFam 👋
My first dashboard in a while - a podcast analytics tracker built in @tableau.
It tracks new listeners, engagement, avg listen time, downloads, across multiple platforms.
If you’ve got a podcast + data, DM, I’d love to build you one.
Link: public.tableau.com/views/PodcastA…

I'm never going to use @greyfinance after this, never.


For the past few months, I’ve been building dashboards — but differently this time. Built a full web app called TrackPerform using Cloud Code + Lovable. Front-end, back-end, PostgreSQL — all from scratch. It helps coaches analyze GPS data in seconds. How it works 👇


Vibe coding is not easy o. Don't let those "I built a website in 2 hours" YouTube videos deceive you o. If you want something that actually works, it will take some time, especially if you a newbie.


Solomon was really in his depression era in Ecclesiases 1 and 2 because he mentioned that everything is futile, like 30 times. I also think that his realization that he had a stupid son also added to it. I was laughing while reading those chapters😂


I haven't fully recovered. I bawled my eyes out watching this, so no more melodramas for me anytime soon, please. #YouAndEverythingElse was a brilliant watch. Not for everyone but beautiful, nonetheless, some plot holes, but that's expected. Strongly Recommend.

I need a few days to recover from this.

ud_analyst's tweet image. I need a few days to recover from this.


This guy is crazy !!!!!! We are witnessing greatness, live and direct

Mondo Duplantis 🇸🇪 clears a World Record of 6.30m in the men's Pole Vault in Tokyo!!🥇🥇 World Record No. 14 for him!!🔥🔥 x.com/sportnmedia2/s…



I need a few days to recover from this.

ud_analyst's tweet image. I need a few days to recover from this.

Yooo whatt 🤯. This brudda is planning on making me a full blown belieber and I think it's working

swag II midnight tonight.

justinbieber's tweet image. swag II midnight tonight.


Hope 已转帖

swag II midnight tonight.

justinbieber's tweet image. swag II midnight tonight.

Soo the whole team is out

Status Report for tonight's game vs. Minnesota: Caitlin Clark - Out (right groin) Sydney Colson - Out (left knee) Aari McDonald - Out (right foot) Sophie Cunningham - Out (right knee) Chloe Bibby - Out (left knee)

IndianaFever's tweet image. Status Report for tonight's game vs. Minnesota:

Caitlin Clark - Out (right groin)
Sydney Colson - Out (left knee)
Aari McDonald - Out (right foot)
Sophie Cunningham - Out (right knee)
Chloe Bibby - Out (left knee)


I want to travel to Japan. I will travel to Japan one day!!!!!!!!!!!!!! @japan got anything for me?


This team is not serious at all at all

Cody Martin is a name to monitor as a potential free agent signing to fill out Golden State's bench as there is some interest on both sides. (via @JakeLFischer)



Spent my Saturday in the company of beautiful people, caught up with old friends, and met new ones. Happy One Year Anniversary @LagosTUG I am so happy and honored to be a part of this wonderful community. See yall in about 3 months.

ud_analyst's tweet image. Spent my Saturday in the company of beautiful people, caught up with old friends, and met new ones. 
Happy One Year Anniversary @LagosTUG
I am so happy and honored to be a part of this wonderful community. 
See yall in about 3 months.
ud_analyst's tweet image. Spent my Saturday in the company of beautiful people, caught up with old friends, and met new ones. 
Happy One Year Anniversary @LagosTUG
I am so happy and honored to be a part of this wonderful community. 
See yall in about 3 months.
ud_analyst's tweet image. Spent my Saturday in the company of beautiful people, caught up with old friends, and met new ones. 
Happy One Year Anniversary @LagosTUG
I am so happy and honored to be a part of this wonderful community. 
See yall in about 3 months.
ud_analyst's tweet image. Spent my Saturday in the company of beautiful people, caught up with old friends, and met new ones. 
Happy One Year Anniversary @LagosTUG
I am so happy and honored to be a part of this wonderful community. 
See yall in about 3 months.

Thanks, Tableau. It means a lot. More vizzes coming.

This #VizOfTheDay by @ud_analyst visualizes Podcast Analytics. This dashboard provides a detailed look into podcast performance, including listener engagement and episode trends. Explore the viz: tabsoft.co/47xIqg2

tableaupublic's tweet image. This #VizOfTheDay by @ud_analyst visualizes Podcast Analytics. This dashboard provides a detailed look into podcast performance, including listener engagement and episode trends.

Explore the viz: tabsoft.co/47xIqg2


Hope 已转帖

Check out pictures from our last meetup. We laughed, learned, shared ideas and connected with each other. In just 5 days, we're celebrating ONE YEAR of learning, sharing, and building our data community together! 💃 RSVP now: usergroups.tableau.com/events/details…


Yeah, the Indiana Fever are cooked 🍳 Where do they find a point guard at this point in the season? Can CC handle all that load. I don't think so


Hope 已转帖

Our latest newsletter is out!! One thing about Lagos TUG? We know how to organize a solid event and this year’s One Year Anniversary Celebration is going to be even BIGGER. See more details in our latest newsletter. 👇🏾 Newsletter 🔗: mailchi.mp/64ff1393f13a/f…


Hope 已转帖

Join us on August 16th as @Klaw_ski breaks down how community projects, reverse engineering, and social media can help you grow faster as a tableau professional and get noticed. RSVP 🔗 : usergroups.tableau.com/events/details…

LagosTUG's tweet image. Join us on August 16th as @Klaw_ski breaks down how community projects, reverse engineering, and social media can help you grow faster as a tableau professional and get noticed.

RSVP 🔗 : usergroups.tableau.com/events/details…

Currently building an analytics web app. Basic features --> sign in, upload file, or connect to Google sheets and get instant insights. It's getting to a point where I can share here and show you guys what's been happening, bts. A few more ticks on the checklist left ✔️ ✅️.


Feedback Feedback. We need your feedback to continue to improve. Please take about 2 minutes of your time to fill out this form 🙏

Join us in making our 1-year anniversary celebration fun! Share your thoughts and feedbacks on our past events, activities and more with us by taking this quick survey. 🔗: forms.gle/8bgfjHErhpFZcS… Thank you in advance for your input💛

LagosTUG's tweet image. Join us in making our 1-year anniversary celebration fun! 

Share your thoughts and feedbacks on our past events, activities and more with us by taking this quick survey.

🔗: forms.gle/8bgfjHErhpFZcS…

Thank you in advance for your input💛


Loading...

Something went wrong.


Something went wrong.