#nfdsp2 результаты поиска

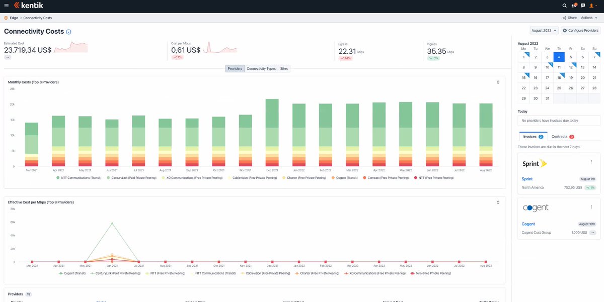
pretty cool that you can see cost per bit in Kentik. #NFDSP2

schuele22's tweet image. pretty cool that you can see cost per bit in Kentik. #NFDSP2

check out all of the components that go into maintaining a provisioning stack on a live SP network #NFDSP2

schuele22's tweet image. check out all of the components that go into maintaining a provisioning stack on a live SP network 
#NFDSP2

These @kentikinc socks are F A B U L O U S😎🔥 #NFDSP2

davidsamuelps's tweet image. These @kentikinc socks are F A B U L O U S😎🔥 #NFDSP2
davidsamuelps's tweet image. These @kentikinc socks are F A B U L O U S😎🔥 #NFDSP2

ICYMI: We‘d like to introduce one of our newest delegates to the Tech Field Day community: Charles Uneze! Charles is a technical writer and university student. @Network_Charles @TechFieldDay #Delegate #NFD29 #NFDSP2 tfd.bz/3dWMZqL

TechstrongIT's tweet image. ICYMI: We‘d like to introduce one of our newest delegates to the Tech Field Day community: Charles Uneze! Charles is a technical writer and university student.   @Network_Charles @TechFieldDay #Delegate #NFD29 #NFDSP2 tfd.bz/3dWMZqL

Did you miss @KentikInc at Networking Field Day: Service Provider 2? Watch the recordings now! #NFDSP2 bit.ly/3JlrviG

SFoskett's tweet image. Did you miss @KentikInc at Networking Field Day: Service Provider 2? Watch the recordings now! #NFDSP2 bit.ly/3JlrviG

Test control center! #NFDSP2 Many, many agents around the world to set your tests with synthetic data. Whats your number? #Iamnot007

davidsamuelps's tweet image. Test control center! #NFDSP2 
Many, many agents around the world to set your tests with synthetic data. Whats your number? #Iamnot007
davidsamuelps's tweet image. Test control center! #NFDSP2 
Many, many agents around the world to set your tests with synthetic data. Whats your number? #Iamnot007
davidsamuelps's tweet image. Test control center! #NFDSP2 
Many, many agents around the world to set your tests with synthetic data. Whats your number? #Iamnot007

Market intelligence from @kentikinc #NFDSP2 - IPv4 and IPv6 - YES! - Check your region - check - Classify your ranking - check

davidsamuelps's tweet image. Market intelligence from @kentikinc #NFDSP2 

- IPv4 and IPv6 - YES!
- Check your region - check
- Classify your ranking - check
davidsamuelps's tweet image. Market intelligence from @kentikinc #NFDSP2 

- IPv4 and IPv6 - YES!
- Check your region - check
- Classify your ranking - check
davidsamuelps's tweet image. Market intelligence from @kentikinc #NFDSP2 

- IPv4 and IPv6 - YES!
- Check your region - check
- Classify your ranking - check
davidsamuelps's tweet image. Market intelligence from @kentikinc #NFDSP2 

- IPv4 and IPv6 - YES!
- Check your region - check
- Classify your ranking - check

Peering? In this economy? Watch @nissen333 present right now at #NFDSP2 techfieldday.com/event/nfdsp2/

network_phil's tweet image. Peering? In this economy?

Watch @nissen333 present right now at #NFDSP2 

techfieldday.com/event/nfdsp2/

We are posting video recordings from the @TechFieldDay presentation at Networking Field Day: Service Provider 2. Watch on our site! #NFDSP2 tfd.bz/3SdUSI5

TechstrongIT's tweet image. We are posting video recordings from the @TechFieldDay presentation at Networking Field Day: Service Provider 2. Watch on our site! #NFDSP2 tfd.bz/3SdUSI5

I decided to share some words from my experience seeing intent-based networking used in the ISP industry. #NFDSP2 charlesuneze.substack.com/p/intent-based…


Peering? In this economy!? Replay @nissen333's presentation at @TechFieldDay Service Provider 2 #NFDSP2 📽️ bit.ly/3TsDdwB

kentikinc's tweet image. Peering? In this economy!? Replay @nissen333's presentation at @TechFieldDay Service Provider 2 #NFDSP2 📽️  bit.ly/3TsDdwB

ICYMI: Configuring a Network to Accomplish Business Outcomes With Intent-Based Networking and Service Orchestration @CrankyNetMan @GestaltIT @WriterOfTech1 #NFDSP2 tfd.bz/3T3YiNM

TechFieldDay's tweet image. ICYMI: Configuring a Network to Accomplish Business Outcomes With Intent-Based Networking and Service Orchestration @CrankyNetMan @GestaltIT @WriterOfTech1 #NFDSP2 tfd.bz/3T3YiNM

Replay 📹: How internet service providers can use modern techniques with existing datasets to observe CDNs and OTT services. #NFDSP2 bit.ly/3eEvR9y


ICYMI: We‘d like to introduce one of our newest delegates to the Tech Field Day community: Charles Uneze! Charles is a technical writer and university student. @Network_Charles @TechFieldDay #Delegate #NFD29 #NFDSP2 tfd.bz/3dWMZqL

TechstrongIT's tweet image. ICYMI: We‘d like to introduce one of our newest delegates to the Tech Field Day community: Charles Uneze! Charles is a technical writer and university student.   @Network_Charles @TechFieldDay #Delegate #NFD29 #NFDSP2 tfd.bz/3dWMZqL

Configuring a Network to Accomplish Business Outcomes With Intent-Based Networking and Service Orchestration @CrankyNetMan @GestaltIT @WriterOfTech1 #NFDSP2 tfd.bz/3T3YiNM

TechFieldDay's tweet image. Configuring a Network to Accomplish Business Outcomes With Intent-Based Networking and Service Orchestration @CrankyNetMan @GestaltIT @WriterOfTech1 #NFDSP2 tfd.bz/3T3YiNM

ICYMI: Configuring a Network to Accomplish Business Outcomes with Intent-Based Networking and Service Orchestration @WriterOfTech1 @CrankyNetMan #NFDSP2 #AI #Networking #IBN # tfd.bz/3T3YiNM

TechstrongIT's tweet image. ICYMI: Configuring a Network to Accomplish Business Outcomes with Intent-Based Networking and Service Orchestration @WriterOfTech1 @CrankyNetMan #NFDSP2 #AI #Networking #IBN # tfd.bz/3T3YiNM

Peering? In this economy!? A legendary presentation title by @nissen333 at #NFDSP2. Catch the replay here 🎥. #peering @TechFieldDay bit.ly/3TsDdwB


These @kentikinc socks are F A B U L O U S😎🔥 #NFDSP2

davidsamuelps's tweet image. These @kentikinc socks are F A B U L O U S😎🔥 #NFDSP2
davidsamuelps's tweet image. These @kentikinc socks are F A B U L O U S😎🔥 #NFDSP2

Нет результатов для «#nfdsp2»

These @kentikinc socks are F A B U L O U S😎🔥 #NFDSP2

davidsamuelps's tweet image. These @kentikinc socks are F A B U L O U S😎🔥 #NFDSP2
davidsamuelps's tweet image. These @kentikinc socks are F A B U L O U S😎🔥 #NFDSP2

Figure out your traffic flows #NFDSP2

davidsamuelps's tweet image. Figure out your traffic flows #NFDSP2
davidsamuelps's tweet image. Figure out your traffic flows #NFDSP2

They also have AS ranking - place your bets! :D #NFDSP2

davidsamuelps's tweet image. They also have AS ranking - place your bets! :D #NFDSP2

It seems that we will get another demo! :D #NFDSP2

davidsamuelps's tweet image. It seems that we will get another demo! :D #NFDSP2

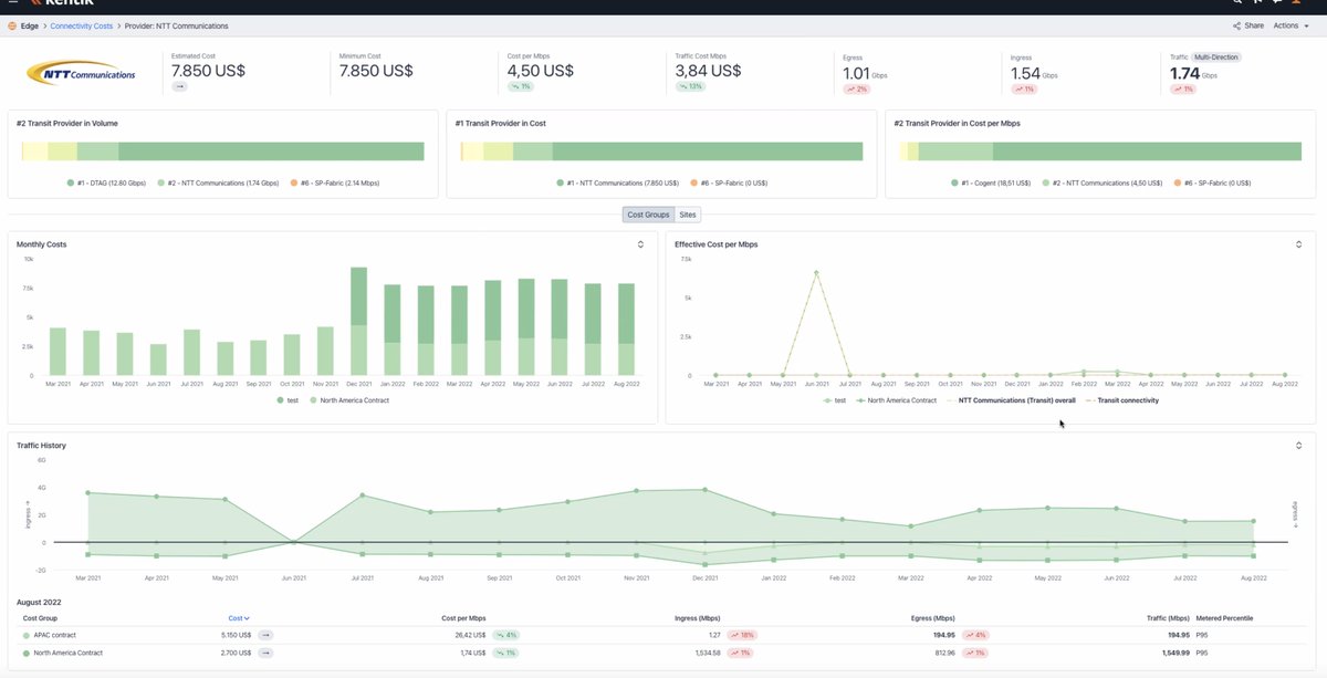
How much would it cost to move from here to there? #NFDSP2

davidsamuelps's tweet image. How much would it cost to move from here to there? #NFDSP2

The gear will get there "soon"! :D #NFDSP2 What can we do to plan? What to consider?

davidsamuelps's tweet image. The gear will get there "soon"! :D #NFDSP2 

What can we do to plan? What to consider?

Nina Bargisen is up now! :D - Peering in this economy #NFDSP2 I love to see a lady here!

davidsamuelps's tweet image. Nina Bargisen is up now! :D - Peering in this economy  #NFDSP2 
I love to see a lady here!

Market intelligence from @kentikinc #NFDSP2 - IPv4 and IPv6 - YES! - Check your region - check - Classify your ranking - check

davidsamuelps's tweet image. Market intelligence from @kentikinc #NFDSP2 

- IPv4 and IPv6 - YES!
- Check your region - check
- Classify your ranking - check
davidsamuelps's tweet image. Market intelligence from @kentikinc #NFDSP2 

- IPv4 and IPv6 - YES!
- Check your region - check
- Classify your ranking - check
davidsamuelps's tweet image. Market intelligence from @kentikinc #NFDSP2 

- IPv4 and IPv6 - YES!
- Check your region - check
- Classify your ranking - check
davidsamuelps's tweet image. Market intelligence from @kentikinc #NFDSP2 

- IPv4 and IPv6 - YES!
- Check your region - check
- Classify your ranking - check

What does @kentikinc use for BGP data? #NFDSP2 This is not a tool for operations, but for strategic choices (it takes a while to update!).

davidsamuelps's tweet image. What does @kentikinc use for BGP data? #NFDSP2 

This is not a tool for operations, but for strategic choices (it takes a while to update!).
davidsamuelps's tweet image. What does @kentikinc use for BGP data? #NFDSP2 

This is not a tool for operations, but for strategic choices (it takes a while to update!).

Test control center! #NFDSP2 Many, many agents around the world to set your tests with synthetic data. Whats your number? #Iamnot007

davidsamuelps's tweet image. Test control center! #NFDSP2 
Many, many agents around the world to set your tests with synthetic data. Whats your number? #Iamnot007
davidsamuelps's tweet image. Test control center! #NFDSP2 
Many, many agents around the world to set your tests with synthetic data. Whats your number? #Iamnot007
davidsamuelps's tweet image. Test control center! #NFDSP2 
Many, many agents around the world to set your tests with synthetic data. Whats your number? #Iamnot007

Loading...

Something went wrong.


Something went wrong.


United States Trends