#codegiant search results
I am proud to share the announcement about our CodeMender project at @GoogleDeepMind, an agent that can automatically fix a range of code security vulnerabilities. From only a modest-compute run, our agent submitted 72 high-quality fixes to vulnerable code in popular codebases,…

Codechella is about to make its UK debut! In 9 days, we'll bring together students, builders, and entrepreneurs at UoB to use ChatAndBuild for the very first time. 🗓️ October 23 ⏰ 4 PM - 6:30 PM 📍 University of Bristol 🔗 luma.com/chatandbuild-u… We're going global 🌏

Holy shit...Google just dropped CodeMender an autonomous AI agent that finds and fixes security bugs in code by itself. This isn’t a static analysis tool. It’s a self-reasoning system that patches vulnerabilities and rewrites insecure code before humans even find it. Let’s…
AI-powered code generators transform app development by automating code creation, ensuring efficiency and faster timelines. blog.codengo.com/the-rise-of-ai…

Delve into how artificial intelligence is reshaping app development, unveiling the transformative potential driving the future of mobile technology. blog.codengo.com/ai-on-mobile-a… #AI #mobileappdevelopment

7. Next-Gen Coding Editor DeepAgent Desktop beats Claude Code & GPT-5 Codex in benchmarks. It codes, reviews, and fixes — all in real time.
🚀 Build. Design. Scale.| At Codiantix, we craft smart, fast & user-friendly web and app solutions — tailored to your business. #WebDevelopment #AppDesign #UIUX #DigitalAgency #Codiantix #Innovation #TechSolutions #fypシ #viral2025

Excited to see Codeset live! 🚀 Reproducible environments & datasets make training code agents on real-world tasks fast and easy. What used to take complex setups now works with just a few API calls! If you’re into code AI or automated bug-fixing, try Codeset & share feedback!🎉

Day 507 of #100DaysOfCode. Today I coded 4 hrs 41 mins towards my @WakaTime goal of coding 3 hrs per day ✔️ #devlife #codegoal wakatime.com/@codenificient

“My project became so big that Claude can’t understand it.” Many developers face this problem: LLMs struggle with large codebases. But what if your AI assistant truly understood your entire project? I’ll show you how to build a knowledge graph of your codebase and use CodeGPT…

Excited to share early results about CodeMender, our new AI agent that automatically fixes critical software vulnerabilities. AI could be a huge boost for developer productivity and security. Amazing work from the team - congrats!
Using this new agent in ClickUp you can totally leapfrog the IDE, Cursor, Claude Code... Codegen is now available in ClickUp. "Hey @codegen, fix this bug" - me "PR submitted & ready for review!" - Codegen "Sweet, ship it" - me We've always believed that the future of AI value…
Never lose your work again — Git’s got your back! Follow @_codebeans for more bite-sized learning #tech #Git #codenewbies

🏆 Ready. Set. Code! @i_amaanahmad Introducing CodeCup — the ultimate playground for developers to compete, learn & grow 👨💻⚡️Check it out on Commudle 👇 🔗 commudle.com/builds/codecup… #CodeCup #Developers #CodingChallenges #TechCommunity

#Buildinpublic - Creating codeginie: OpenSource AI coding agent Codeginie AI agent status - Have built a working AI agent that can help you create projects. #webdev
Discover CodeMender, Google DeepMind's new AI agent that enhances code security by automatically patching vulnerabilities and securing existing code. deepmind.google/discover/blog/…
CodeRabbit CLI is here 🤯 Paired with Claude Code, it turns AI-generated code into safe, clean, production-ready software in minutes. Here is how it works ↓

Software vulnerabilities can be notoriously time-consuming for developers to find and fix. Today, we’re sharing details about CodeMender: our new AI agent that uses Gemini Deep Think to automatically patch critical software vulnerabilities. 🧵
PoV: You’re a non-technical founder who vibe-coded the app and now on X: #beyondvibecoding #codegiant

At Codegiant, we’re building a platform that connects every SDLC dot with AI—from scratch. No more silos. Just smart, seamless development. The future dev team = humans + agents. ⚙️🤖 Join the future: codegiant.io #AI #DevTools #Codegiant #SDLC #AgentOps

Codegiant is making Cloudflare integration seamless—and we're bringing MCP + Intelligent Automation in our next release! Stay tuned. 👀 codegiant.io #Cloudflare #MCP #Codegiant #AI #DevTools
Migrations Steps: buff.ly/3ErLKNg Try Codegiant today 👉 codegiant.io #Codegiant #JetBrainsSpaces #Cloudflare #SaaS #DevTools

We’re happy to share that Codegiant is now fully operational! 🎉 The issue with @digitalocean has been resolved, and our services are back online. We truly appreciate your patience and understanding during the downtime. 🚀 #Codegiant #BackOnline
🌟 we're moving! join the codegiant community on discord for better engagement, faster updates & real-time collaboration 🚀 plus, 2 big updates are dropping soon! your feedback matters 💬 👉 join us: buff.ly/3W6tIXc #codegiant #discord #developers #ai
Simplify AWS Lambda deployments with Terraform and Codegiant pipelines. Learn more here: blog.codegiant.io/automating-ser… #AWS #DevOps #Codegiant #Serverless
What is CodeGiant?: #CodeGiant hailbytes.com/what-is-codegi…
My pleasure to have a chat with the #Founder of @Codegiant and see a live demo on how to build software faster with #Codegiant. Follow me to learn #DevOps, #GitOps 🚀 linktr.ee/yongkang 2X #DevOps Certified 👉 do2x.k8sug.com #YongkangHe bit.ly/3m2wRbf
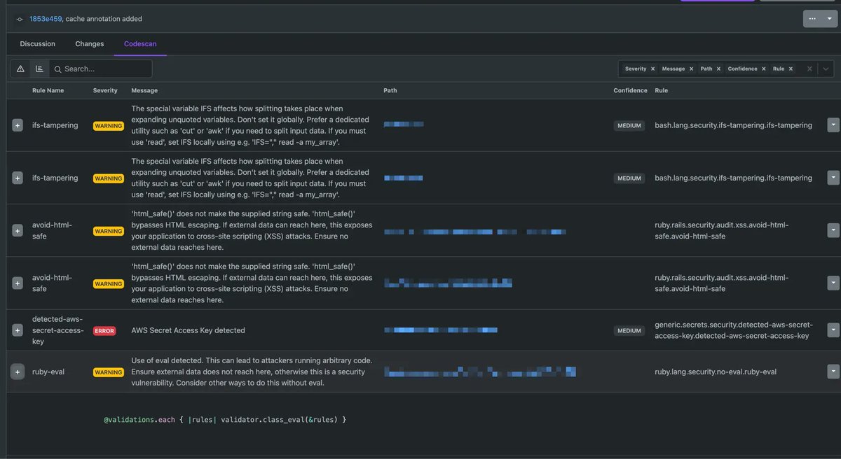
Quickly find bugs, run security scans, and enforce security standards with our new Codescan feature. It works without any extra configuration! Learn more -buff.ly/3wymZbo. #DevOps #SecOps #Codegiant

22 YouTube Channels To Level Up Your Programming Skills - websystemer.no/22-youtube-cha… #codegiant #coding #programming #softwaredevelopment #youtube

#Codegiant: #Jira-Alternative erreicht Version 2.0 ?! ow.ly/8Bku30nUEYw #hotornot #Management #Tech #Lifestyle #Tool #Agile #Dev #Wissen #KDFCoaching #bm
22 YouTube Channels To Level Up Your Programming Skills - websystemer.no/22-youtube-cha… #codegiant #coding #programming #softwaredevelopment #youtube

Codegiant – One platform for Issue tracking, Git repositories, CI & Documentation was just featured on BetaList... ift.tt/2us5d8S #Startup #Share #Codegiant – One platform for Issue tracking, Git repositories, CI & Documentation Codegiant – One platform for Issue track…

PoV: You’re a non-technical founder who vibe-coded the app and now on X: #beyondvibecoding #codegiant

Migrations Steps: buff.ly/3ErLKNg Try Codegiant today 👉 codegiant.io #Codegiant #JetBrainsSpaces #Cloudflare #SaaS #DevTools

Quickly find bugs, run security scans, and enforce security standards with our new Codescan feature. It works without any extra configuration! Learn more -buff.ly/3wymZbo. #DevOps #SecOps #Codegiant

At Codegiant, we’re building a platform that connects every SDLC dot with AI—from scratch. No more silos. Just smart, seamless development. The future dev team = humans + agents. ⚙️🤖 Join the future: codegiant.io #AI #DevTools #Codegiant #SDLC #AgentOps

🌟 we're moving! join the codegiant community on discord for better engagement, faster updates & real-time collaboration 🚀 plus, 2 big updates are dropping soon! your feedback matters 💬 👉 join us: buff.ly/3W6tIXc #codegiant #discord #developers #ai
Something went wrong.
Something went wrong.
United States Trends
- 1. Good Friday 45.5K posts
- 2. #FridayVibes 4,298 posts
- 3. #FanCashDropPromotion N/A
- 4. Dorado 4,247 posts
- 5. Mamdani 247K posts
- 6. Cuomo 102K posts
- 7. Flacco 97.6K posts
- 8. Happy Friyay N/A
- 9. Red Friday 1,977 posts
- 10. Justice 338K posts
- 11. #Talus_Labs N/A
- 12. Finally Friday 2,157 posts
- 13. Melly 3,730 posts
- 14. #FridayMotivation 3,066 posts
- 15. #FursuitFriday 11.3K posts
- 16. Pence 91.6K posts
- 17. Arc Raiders 3,232 posts
- 18. Bolton 246K posts
- 19. Tomlin 24.5K posts
- 20. Brandy 9,828 posts