path_alerts's profile picture. Path Network's (@path_network) automated network reports for DDoS Attacks
AS396998

Path Alerts

@path_alerts

Path Network's (@path_network) automated network reports for DDoS Attacks AS396998

Pinned

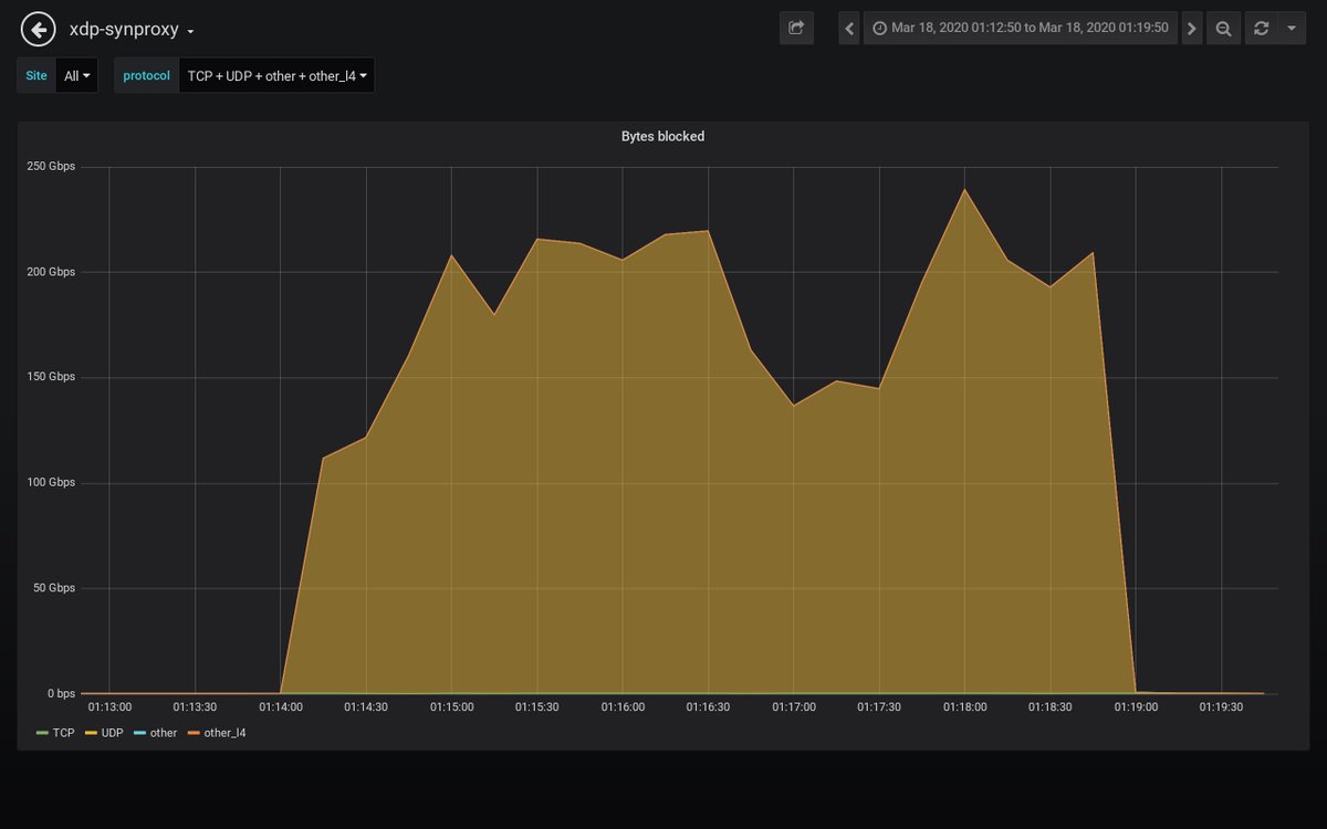
Detected an attack against 𝟰𝟱.𝟴𝟱.𝒙.𝒙 #ddos #security #malware 𝗗𝘂𝗿𝗮𝘁𝗶𝗼𝗻: 2020-03-18 01:13:50 𝐴𝑀 𝘵𝘰 2020-03-18 01:19:50 𝐴𝑀 𝗣𝗲𝗮𝗸 𝗯𝘆𝘁𝗲𝘀: 145.9 Gb/s 𝘢𝘵 2020-03-18 01:17:10 𝐴𝑀 𝗣𝗲𝗮𝗸 𝗽𝗮𝗰𝗸𝗲𝘁𝘀: 15.8 Mpkt/s 𝘢𝘵 2020-03-18 01:17:10 𝐴𝑀

path_alerts's tweet image. Detected an attack against 𝟰𝟱.𝟴𝟱.𝒙.𝒙 #ddos #security #malware
𝗗𝘂𝗿𝗮𝘁𝗶𝗼𝗻: 2020-03-18 01:13:50 𝐴𝑀 𝘵𝘰 2020-03-18 01:19:50 𝐴𝑀
𝗣𝗲𝗮𝗸 𝗯𝘆𝘁𝗲𝘀: 145.9 Gb/s 𝘢𝘵 2020-03-18 01:17:10 𝐴𝑀
𝗣𝗲𝗮𝗸 𝗽𝗮𝗰𝗸𝗲𝘁𝘀: 15.8 Mpkt/s 𝘢𝘵 2020-03-18 01:17:10 𝐴𝑀

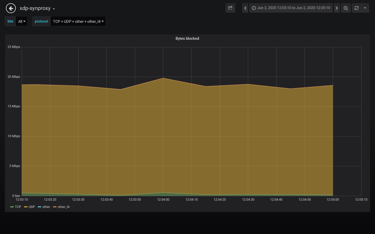
Detected an attack against 𝟮𝟯.𝟮𝟳.𝒙.𝒙 #ddos #security #malware 𝗗𝘂𝗿𝗮𝘁𝗶𝗼𝗻: 2020-06-02 12:04:10 𝑃𝑀 𝘵𝘰 2020-06-02 12:04:10 𝑃𝑀 𝗣𝗲𝗮𝗸 𝗯𝘆𝘁𝗲𝘀: 1.3 Gb/s 𝘢𝘵 2020-06-02 12:04:10 𝑃𝑀 𝗣𝗲𝗮𝗸 𝗽𝗮𝗰𝗸𝗲𝘁𝘀: 140 kpkt/s 𝘢𝘵 2020-06-02 12:04:10 𝑃𝑀

path_alerts's tweet image. Detected an attack against 𝟮𝟯.𝟮𝟳.𝒙.𝒙 #ddos #security #malware
𝗗𝘂𝗿𝗮𝘁𝗶𝗼𝗻: 2020-06-02 12:04:10 𝑃𝑀 𝘵𝘰 2020-06-02 12:04:10 𝑃𝑀
𝗣𝗲𝗮𝗸 𝗯𝘆𝘁𝗲𝘀: 1.3 Gb/s 𝘢𝘵 2020-06-02 12:04:10 𝑃𝑀
𝗣𝗲𝗮𝗸 𝗽𝗮𝗰𝗸𝗲𝘁𝘀: 140 kpkt/s 𝘢𝘵 2020-06-02 12:04:10 𝑃𝑀

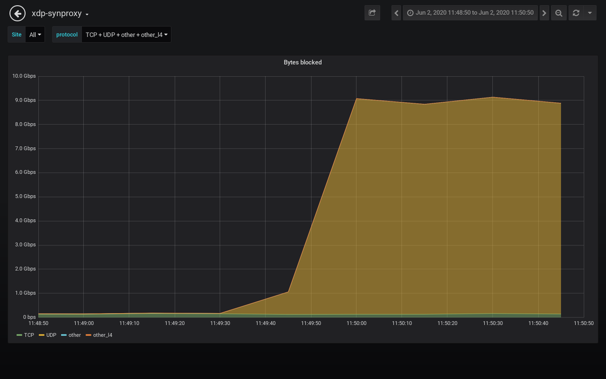
Detected an attack against 𝟰𝟱.𝟲𝟭.𝒙.𝒙 #ddos #security #malware 𝗗𝘂𝗿𝗮𝘁𝗶𝗼𝗻: 2020-06-02 11:49:50 𝐴𝑀 𝘵𝘰 2020-06-02 11:50:50 𝐴𝑀 𝗣𝗲𝗮𝗸 𝗯𝘆𝘁𝗲𝘀: 8.3 Gb/s 𝘢𝘵 2020-06-02 11:50:30 𝐴𝑀 𝗣𝗲𝗮𝗸 𝗽𝗮𝗰𝗸𝗲𝘁𝘀: 745 kpkt/s 𝘢𝘵 2020-06-02 11:50:10 𝐴𝑀

path_alerts's tweet image. Detected an attack against 𝟰𝟱.𝟲𝟭.𝒙.𝒙 #ddos #security #malware
𝗗𝘂𝗿𝗮𝘁𝗶𝗼𝗻: 2020-06-02 11:49:50 𝐴𝑀 𝘵𝘰 2020-06-02 11:50:50 𝐴𝑀
𝗣𝗲𝗮𝗸 𝗯𝘆𝘁𝗲𝘀: 8.3 Gb/s 𝘢𝘵 2020-06-02 11:50:30 𝐴𝑀
𝗣𝗲𝗮𝗸 𝗽𝗮𝗰𝗸𝗲𝘁𝘀: 745 kpkt/s 𝘢𝘵 2020-06-02 11:50:10 𝐴𝑀

Detected an attack against 𝟮𝟯.𝟮𝟳.𝒙.𝒙 #ddos #security #malware 𝗗𝘂𝗿𝗮𝘁𝗶𝗼𝗻: 2020-06-02 11:24:50 𝐴𝑀 𝘵𝘰 2020-06-02 11:25:10 𝐴𝑀 𝗣𝗲𝗮𝗸 𝗯𝘆𝘁𝗲𝘀: 2.1 Gb/s 𝘢𝘵 2020-06-02 11:24:50 𝐴𝑀 𝗣𝗲𝗮𝗸 𝗽𝗮𝗰𝗸𝗲𝘁𝘀: 487 kpkt/s 𝘢𝘵 2020-06-02 11:25:10 𝐴𝑀

path_alerts's tweet image. Detected an attack against 𝟮𝟯.𝟮𝟳.𝒙.𝒙 #ddos #security #malware
𝗗𝘂𝗿𝗮𝘁𝗶𝗼𝗻: 2020-06-02 11:24:50 𝐴𝑀 𝘵𝘰 2020-06-02 11:25:10 𝐴𝑀
𝗣𝗲𝗮𝗸 𝗯𝘆𝘁𝗲𝘀: 2.1 Gb/s 𝘢𝘵 2020-06-02 11:24:50 𝐴𝑀
𝗣𝗲𝗮𝗸 𝗽𝗮𝗰𝗸𝗲𝘁𝘀: 487 kpkt/s 𝘢𝘵 2020-06-02 11:25:10 𝐴𝑀

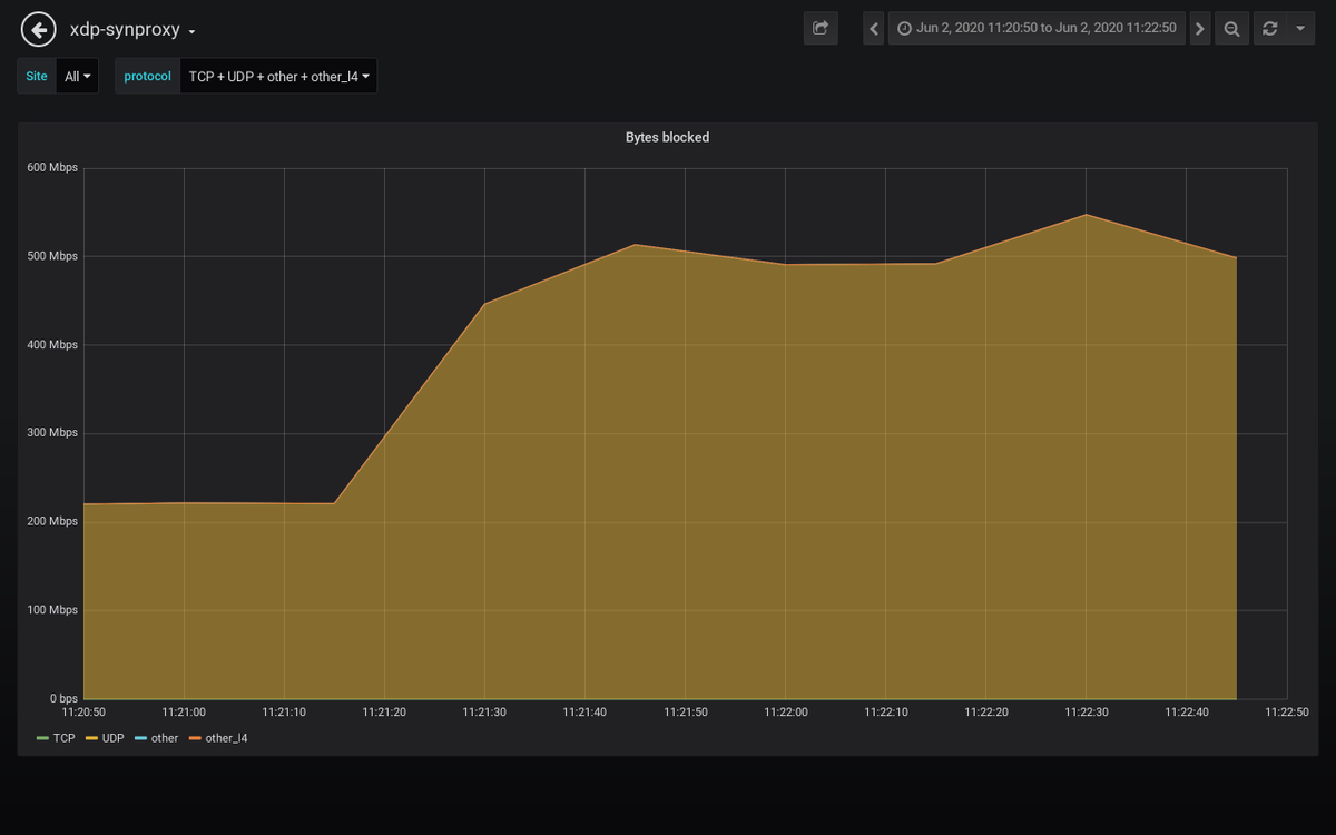
Detected an attack against 𝟮𝟯.𝟮𝟳.𝒙.𝒙 #ddos #security #malware 𝗗𝘂𝗿𝗮𝘁𝗶𝗼𝗻: 2020-06-02 11:21:50 𝐴𝑀 𝘵𝘰 2020-06-02 11:21:50 𝐴𝑀 𝗣𝗲𝗮𝗸 𝗯𝘆𝘁𝗲𝘀: 1.7 Gb/s 𝘢𝘵 2020-06-02 11:21:50 𝐴𝑀 𝗣𝗲𝗮𝗸 𝗽𝗮𝗰𝗸𝗲𝘁𝘀: 158 kpkt/s 𝘢𝘵 2020-06-02 11:21:50 𝐴𝑀

path_alerts's tweet image. Detected an attack against 𝟮𝟯.𝟮𝟳.𝒙.𝒙 #ddos #security #malware
𝗗𝘂𝗿𝗮𝘁𝗶𝗼𝗻: 2020-06-02 11:21:50 𝐴𝑀 𝘵𝘰 2020-06-02 11:21:50 𝐴𝑀
𝗣𝗲𝗮𝗸 𝗯𝘆𝘁𝗲𝘀: 1.7 Gb/s 𝘢𝘵 2020-06-02 11:21:50 𝐴𝑀
𝗣𝗲𝗮𝗸 𝗽𝗮𝗰𝗸𝗲𝘁𝘀: 158 kpkt/s 𝘢𝘵 2020-06-02 11:21:50 𝐴𝑀

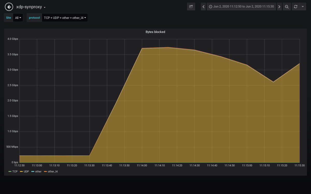
Detected an attack against 𝟰𝟱.𝟲𝟭.𝒙.𝒙 #ddos #security #malware 𝗗𝘂𝗿𝗮𝘁𝗶𝗼𝗻: 2020-06-02 11:13:50 𝐴𝑀 𝘵𝘰 2020-06-02 11:15:30 𝐴𝑀 𝗣𝗲𝗮𝗸 𝗯𝘆𝘁𝗲𝘀: 1.7 Gb/s 𝘢𝘵 2020-06-02 11:15:30 𝐴𝑀 𝗣𝗲𝗮𝗸 𝗽𝗮𝗰𝗸𝗲𝘁𝘀: 235 kpkt/s 𝘢𝘵 2020-06-02 11:14:50 𝐴𝑀

path_alerts's tweet image. Detected an attack against 𝟰𝟱.𝟲𝟭.𝒙.𝒙 #ddos #security #malware
𝗗𝘂𝗿𝗮𝘁𝗶𝗼𝗻: 2020-06-02 11:13:50 𝐴𝑀 𝘵𝘰 2020-06-02 11:15:30 𝐴𝑀
𝗣𝗲𝗮𝗸 𝗯𝘆𝘁𝗲𝘀: 1.7 Gb/s 𝘢𝘵 2020-06-02 11:15:30 𝐴𝑀
𝗣𝗲𝗮𝗸 𝗽𝗮𝗰𝗸𝗲𝘁𝘀: 235 kpkt/s 𝘢𝘵 2020-06-02 11:14:50 𝐴𝑀

Detected an attack against 𝟮𝟯.𝟮𝟳.𝒙.𝒙 #ddos #security #malware 𝗗𝘂𝗿𝗮𝘁𝗶𝗼𝗻: 2020-06-02 10:40:30 𝐴𝑀 𝘵𝘰 2020-06-02 10:40:30 𝐴𝑀 𝗣𝗲𝗮𝗸 𝗯𝘆𝘁𝗲𝘀: 2.0 Gb/s 𝘢𝘵 2020-06-02 10:40:30 𝐴𝑀 𝗣𝗲𝗮𝗸 𝗽𝗮𝗰𝗸𝗲𝘁𝘀: 245 kpkt/s 𝘢𝘵 2020-06-02 10:40:30 𝐴𝑀

path_alerts's tweet image. Detected an attack against 𝟮𝟯.𝟮𝟳.𝒙.𝒙 #ddos #security #malware
𝗗𝘂𝗿𝗮𝘁𝗶𝗼𝗻: 2020-06-02 10:40:30 𝐴𝑀 𝘵𝘰 2020-06-02 10:40:30 𝐴𝑀
𝗣𝗲𝗮𝗸 𝗯𝘆𝘁𝗲𝘀: 2.0 Gb/s 𝘢𝘵 2020-06-02 10:40:30 𝐴𝑀
𝗣𝗲𝗮𝗸 𝗽𝗮𝗰𝗸𝗲𝘁𝘀: 245 kpkt/s 𝘢𝘵 2020-06-02 10:40:30 𝐴𝑀

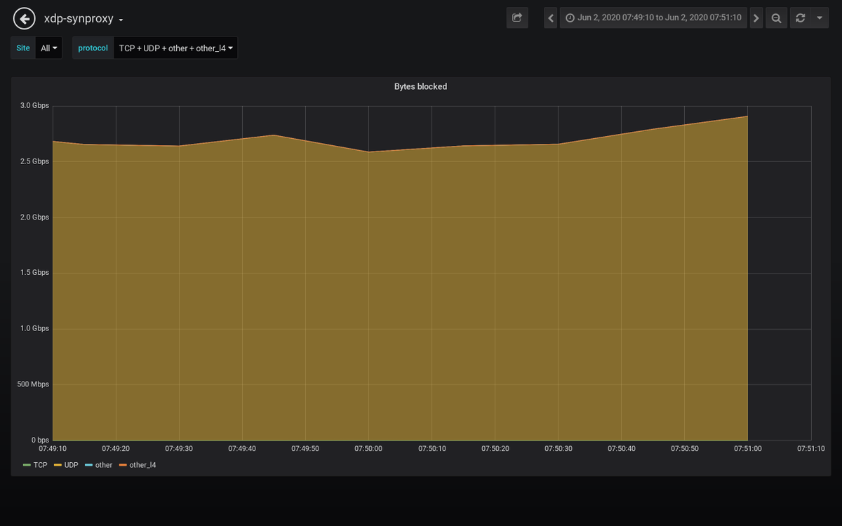
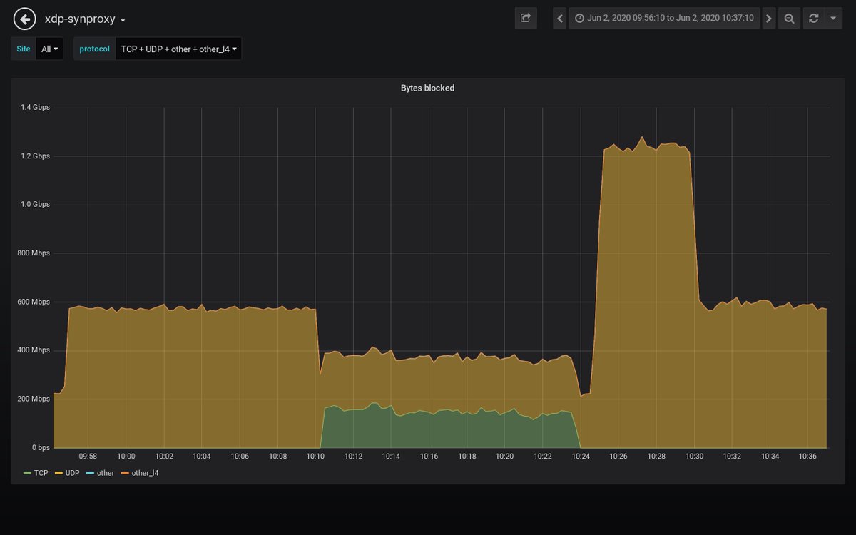
Detected an attack against 𝟰𝟱.𝟲𝟭.𝒙.𝒙 #ddos #security #malware 𝗗𝘂𝗿𝗮𝘁𝗶𝗼𝗻: 2020-06-02 09:57:10 𝐴𝑀 𝘵𝘰 2020-06-02 10:37:10 𝐴𝑀 𝗣𝗲𝗮𝗸 𝗯𝘆𝘁𝗲𝘀: 397 Mb/s 𝘢𝘵 2020-06-02 10:32:30 𝐴𝑀 𝗣𝗲𝗮𝗸 𝗽𝗮𝗰𝗸𝗲𝘁𝘀: 581 kpkt/s 𝘢𝘵 2020-06-02 10:32:30 𝐴𝑀

path_alerts's tweet image. Detected an attack against 𝟰𝟱.𝟲𝟭.𝒙.𝒙 #ddos #security #malware
𝗗𝘂𝗿𝗮𝘁𝗶𝗼𝗻: 2020-06-02 09:57:10 𝐴𝑀 𝘵𝘰 2020-06-02 10:37:10 𝐴𝑀
𝗣𝗲𝗮𝗸 𝗯𝘆𝘁𝗲𝘀: 397 Mb/s 𝘢𝘵 2020-06-02 10:32:30 𝐴𝑀
𝗣𝗲𝗮𝗸 𝗽𝗮𝗰𝗸𝗲𝘁𝘀: 581 kpkt/s 𝘢𝘵 2020-06-02 10:32:30 𝐴𝑀

Detected an attack against 𝟮𝟯.𝟮𝟳.𝒙.𝒙 #ddos #security #malware 𝗗𝘂𝗿𝗮𝘁𝗶𝗼𝗻: 2020-06-02 09:50:10 𝐴𝑀 𝘵𝘰 2020-06-02 09:50:10 𝐴𝑀 𝗣𝗲𝗮𝗸 𝗯𝘆𝘁𝗲𝘀: 1.2 Gb/s 𝘢𝘵 2020-06-02 09:50:10 𝐴𝑀 𝗣𝗲𝗮𝗸 𝗽𝗮𝗰𝗸𝗲𝘁𝘀: 114 kpkt/s 𝘢𝘵 2020-06-02 09:50:10 𝐴𝑀

path_alerts's tweet image. Detected an attack against 𝟮𝟯.𝟮𝟳.𝒙.𝒙 #ddos #security #malware
𝗗𝘂𝗿𝗮𝘁𝗶𝗼𝗻: 2020-06-02 09:50:10 𝐴𝑀 𝘵𝘰 2020-06-02 09:50:10 𝐴𝑀
𝗣𝗲𝗮𝗸 𝗯𝘆𝘁𝗲𝘀: 1.2 Gb/s 𝘢𝘵 2020-06-02 09:50:10 𝐴𝑀
𝗣𝗲𝗮𝗸 𝗽𝗮𝗰𝗸𝗲𝘁𝘀: 114 kpkt/s 𝘢𝘵 2020-06-02 09:50:10 𝐴𝑀

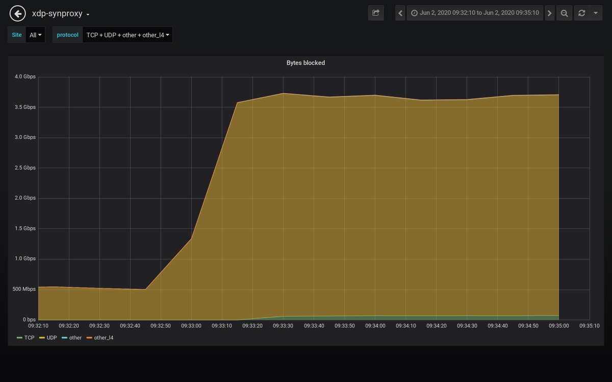
Detected an attack against 𝟰𝟱.𝟲𝟭.𝒙.𝒙 #ddos #security #malware 𝗗𝘂𝗿𝗮𝘁𝗶𝗼𝗻: 2020-06-02 09:33:10 𝐴𝑀 𝘵𝘰 2020-06-02 09:35:10 𝐴𝑀 𝗣𝗲𝗮𝗸 𝗯𝘆𝘁𝗲𝘀: 2.7 Gb/s 𝘢𝘵 2020-06-02 09:33:30 𝐴𝑀 𝗣𝗲𝗮𝗸 𝗽𝗮𝗰𝗸𝗲𝘁𝘀: 1.8 Mpkt/s 𝘢𝘵 2020-06-02 09:34:50 𝐴𝑀

path_alerts's tweet image. Detected an attack against 𝟰𝟱.𝟲𝟭.𝒙.𝒙 #ddos #security #malware
𝗗𝘂𝗿𝗮𝘁𝗶𝗼𝗻: 2020-06-02 09:33:10 𝐴𝑀 𝘵𝘰 2020-06-02 09:35:10 𝐴𝑀
𝗣𝗲𝗮𝗸 𝗯𝘆𝘁𝗲𝘀: 2.7 Gb/s 𝘢𝘵 2020-06-02 09:33:30 𝐴𝑀
𝗣𝗲𝗮𝗸 𝗽𝗮𝗰𝗸𝗲𝘁𝘀: 1.8 Mpkt/s 𝘢𝘵 2020-06-02 09:34:50 𝐴𝑀

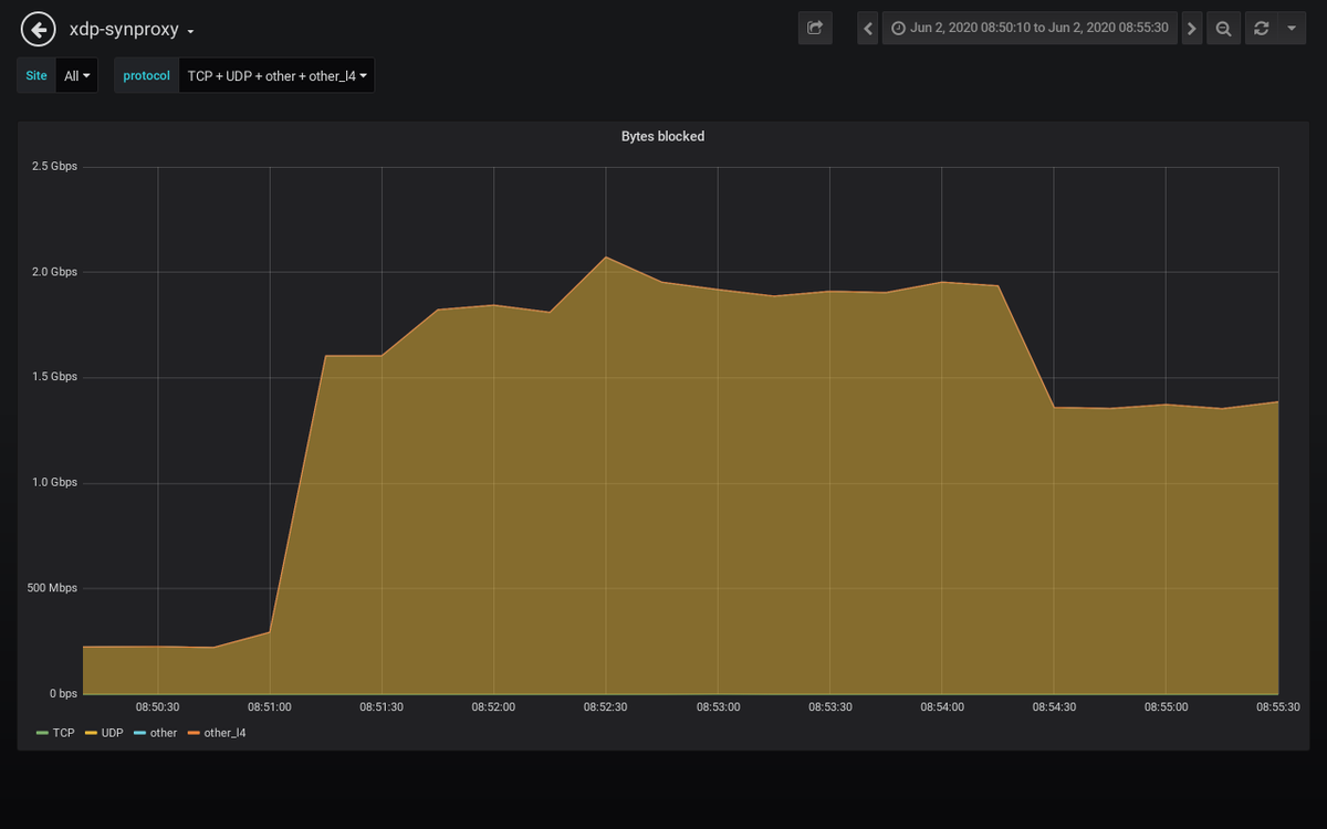
Detected an attack against 𝟰𝟱.𝟲𝟭.𝒙.𝒙 #ddos #security #malware 𝗗𝘂𝗿𝗮𝘁𝗶𝗼𝗻: 2020-06-02 08:51:10 𝐴𝑀 𝘵𝘰 2020-06-02 08:55:30 𝐴𝑀 𝗣𝗲𝗮𝗸 𝗯𝘆𝘁𝗲𝘀: 1.9 Gb/s 𝘢𝘵 2020-06-02 08:52:30 𝐴𝑀 𝗣𝗲𝗮𝗸 𝗽𝗮𝗰𝗸𝗲𝘁𝘀: 208 kpkt/s 𝘢𝘵 2020-06-02 08:52:30 𝐴𝑀

path_alerts's tweet image. Detected an attack against 𝟰𝟱.𝟲𝟭.𝒙.𝒙 #ddos #security #malware
𝗗𝘂𝗿𝗮𝘁𝗶𝗼𝗻: 2020-06-02 08:51:10 𝐴𝑀 𝘵𝘰 2020-06-02 08:55:30 𝐴𝑀
𝗣𝗲𝗮𝗸 𝗯𝘆𝘁𝗲𝘀: 1.9 Gb/s 𝘢𝘵 2020-06-02 08:52:30 𝐴𝑀
𝗣𝗲𝗮𝗸 𝗽𝗮𝗰𝗸𝗲𝘁𝘀: 208 kpkt/s 𝘢𝘵 2020-06-02 08:52:30 𝐴𝑀

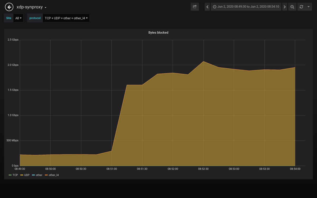
Detected an attack against 𝟲𝟴.𝟲𝟴.𝒙.𝒙 #ddos #security #malware 𝗗𝘂𝗿𝗮𝘁𝗶𝗼𝗻: 2020-06-02 08:50:30 𝐴𝑀 𝘵𝘰 2020-06-02 08:54:10 𝐴𝑀 𝗣𝗲𝗮𝗸 𝗯𝘆𝘁𝗲𝘀: 1.2 Gb/s 𝘢𝘵 2020-06-02 08:54:10 𝐴𝑀 𝗣𝗲𝗮𝗸 𝗽𝗮𝗰𝗸𝗲𝘁𝘀: 151 kpkt/s 𝘢𝘵 2020-06-02 08:54:10 𝐴𝑀

path_alerts's tweet image. Detected an attack against 𝟲𝟴.𝟲𝟴.𝒙.𝒙 #ddos #security #malware
𝗗𝘂𝗿𝗮𝘁𝗶𝗼𝗻: 2020-06-02 08:50:30 𝐴𝑀 𝘵𝘰 2020-06-02 08:54:10 𝐴𝑀
𝗣𝗲𝗮𝗸 𝗯𝘆𝘁𝗲𝘀: 1.2 Gb/s 𝘢𝘵 2020-06-02 08:54:10 𝐴𝑀
𝗣𝗲𝗮𝗸 𝗽𝗮𝗰𝗸𝗲𝘁𝘀: 151 kpkt/s 𝘢𝘵 2020-06-02 08:54:10 𝐴𝑀

Detected an attack against 𝟮𝟯.𝟮𝟳.𝒙.𝒙 #ddos #security #malware 𝗗𝘂𝗿𝗮𝘁𝗶𝗼𝗻: 2020-06-02 08:40:50 𝐴𝑀 𝘵𝘰 2020-06-02 08:40:50 𝐴𝑀 𝗣𝗲𝗮𝗸 𝗯𝘆𝘁𝗲𝘀: 1.7 Gb/s 𝘢𝘵 2020-06-02 08:40:50 𝐴𝑀 𝗣𝗲𝗮𝗸 𝗽𝗮𝗰𝗸𝗲𝘁𝘀: 180 kpkt/s 𝘢𝘵 2020-06-02 08:40:50 𝐴𝑀

path_alerts's tweet image. Detected an attack against 𝟮𝟯.𝟮𝟳.𝒙.𝒙 #ddos #security #malware
𝗗𝘂𝗿𝗮𝘁𝗶𝗼𝗻: 2020-06-02 08:40:50 𝐴𝑀 𝘵𝘰 2020-06-02 08:40:50 𝐴𝑀
𝗣𝗲𝗮𝗸 𝗯𝘆𝘁𝗲𝘀: 1.7 Gb/s 𝘢𝘵 2020-06-02 08:40:50 𝐴𝑀
𝗣𝗲𝗮𝗸 𝗽𝗮𝗰𝗸𝗲𝘁𝘀: 180 kpkt/s 𝘢𝘵 2020-06-02 08:40:50 𝐴𝑀

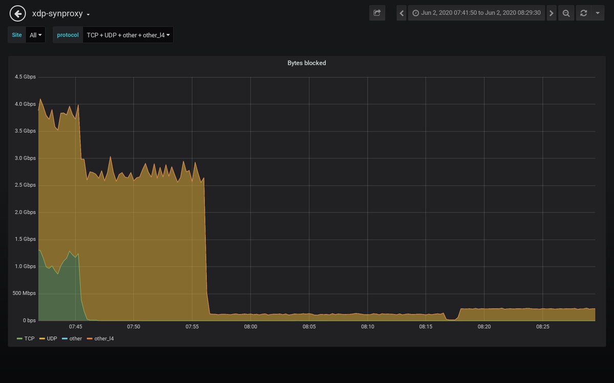
Detected an attack against 𝟲𝟴.𝟲𝟴.𝒙.𝒙 #ddos #security #malware 𝗗𝘂𝗿𝗮𝘁𝗶𝗼𝗻: 2020-06-02 07:42:50 𝐴𝑀 𝘵𝘰 2020-06-02 08:29:30 𝐴𝑀 𝗣𝗲𝗮𝗸 𝗯𝘆𝘁𝗲𝘀: 1.7 Gb/s 𝘢𝘵 2020-06-02 07:43:10 𝐴𝑀 𝗣𝗲𝗮𝗸 𝗽𝗮𝗰𝗸𝗲𝘁𝘀: 244 kpkt/s 𝘢𝘵 2020-06-02 07:43:10 𝐴𝑀

path_alerts's tweet image. Detected an attack against 𝟲𝟴.𝟲𝟴.𝒙.𝒙 #ddos #security #malware
𝗗𝘂𝗿𝗮𝘁𝗶𝗼𝗻: 2020-06-02 07:42:50 𝐴𝑀 𝘵𝘰 2020-06-02 08:29:30 𝐴𝑀
𝗣𝗲𝗮𝗸 𝗯𝘆𝘁𝗲𝘀: 1.7 Gb/s 𝘢𝘵 2020-06-02 07:43:10 𝐴𝑀
𝗣𝗲𝗮𝗸 𝗽𝗮𝗰𝗸𝗲𝘁𝘀: 244 kpkt/s 𝘢𝘵 2020-06-02 07:43:10 𝐴𝑀

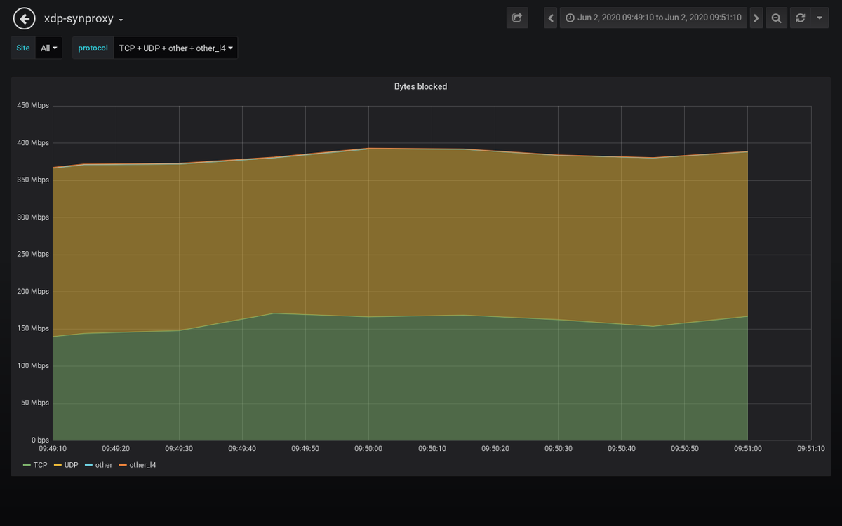
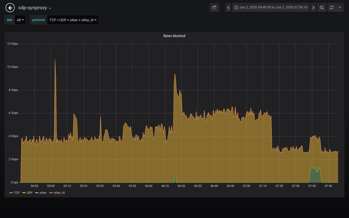
Detected an attack against 𝟰𝟱.𝟲𝟭.𝒙.𝒙 #ddos #security #malware 𝗗𝘂𝗿𝗮𝘁𝗶𝗼𝗻: 2020-06-02 04:41:50 𝐴𝑀 𝘵𝘰 2020-06-02 07:56:10 𝐴𝑀 𝗣𝗲𝗮𝗸 𝗯𝘆𝘁𝗲𝘀: 5.5 Gb/s 𝘢𝘵 2020-06-02 05:15:10 𝐴𝑀 𝗣𝗲𝗮𝗸 𝗽𝗮𝗰𝗸𝗲𝘁𝘀: 530 kpkt/s 𝘢𝘵 2020-06-02 05:15:10 𝐴𝑀

path_alerts's tweet image. Detected an attack against 𝟰𝟱.𝟲𝟭.𝒙.𝒙 #ddos #security #malware
𝗗𝘂𝗿𝗮𝘁𝗶𝗼𝗻: 2020-06-02 04:41:50 𝐴𝑀 𝘵𝘰 2020-06-02 07:56:10 𝐴𝑀
𝗣𝗲𝗮𝗸 𝗯𝘆𝘁𝗲𝘀: 5.5 Gb/s 𝘢𝘵 2020-06-02 05:15:10 𝐴𝑀
𝗣𝗲𝗮𝗸 𝗽𝗮𝗰𝗸𝗲𝘁𝘀: 530 kpkt/s 𝘢𝘵 2020-06-02 05:15:10 𝐴𝑀

Detected an attack against 𝟮𝟯.𝟮𝟳.𝒙.𝒙 #ddos #security #malware 𝗗𝘂𝗿𝗮𝘁𝗶𝗼𝗻: 2020-06-02 07:50:10 𝐴𝑀 𝘵𝘰 2020-06-02 07:50:10 𝐴𝑀 𝗣𝗲𝗮𝗸 𝗯𝘆𝘁𝗲𝘀: 1.5 Gb/s 𝘢𝘵 2020-06-02 07:50:10 𝐴𝑀 𝗣𝗲𝗮𝗸 𝗽𝗮𝗰𝗸𝗲𝘁𝘀: 140 kpkt/s 𝘢𝘵 2020-06-02 07:50:10 𝐴𝑀

path_alerts's tweet image. Detected an attack against 𝟮𝟯.𝟮𝟳.𝒙.𝒙 #ddos #security #malware
𝗗𝘂𝗿𝗮𝘁𝗶𝗼𝗻: 2020-06-02 07:50:10 𝐴𝑀 𝘵𝘰 2020-06-02 07:50:10 𝐴𝑀
𝗣𝗲𝗮𝗸 𝗯𝘆𝘁𝗲𝘀: 1.5 Gb/s 𝘢𝘵 2020-06-02 07:50:10 𝐴𝑀
𝗣𝗲𝗮𝗸 𝗽𝗮𝗰𝗸𝗲𝘁𝘀: 140 kpkt/s 𝘢𝘵 2020-06-02 07:50:10 𝐴𝑀

Detected an attack against 𝟰𝟱.𝟲𝟭.𝒙.𝒙 #ddos #security #malware 𝗗𝘂𝗿𝗮𝘁𝗶𝗼𝗻: 2020-06-02 07:38:30 𝐴𝑀 𝘵𝘰 2020-06-02 07:45:10 𝐴𝑀 𝗣𝗲𝗮𝗸 𝗯𝘆𝘁𝗲𝘀: 1.1 Gb/s 𝘢𝘵 2020-06-02 07:41:30 𝐴𝑀 𝗣𝗲𝗮𝗸 𝗽𝗮𝗰𝗸𝗲𝘁𝘀: 2.4 Mpkt/s 𝘢𝘵 2020-06-02 07:41:30 𝐴𝑀

path_alerts's tweet image. Detected an attack against 𝟰𝟱.𝟲𝟭.𝒙.𝒙 #ddos #security #malware
𝗗𝘂𝗿𝗮𝘁𝗶𝗼𝗻: 2020-06-02 07:38:30 𝐴𝑀 𝘵𝘰 2020-06-02 07:45:10 𝐴𝑀
𝗣𝗲𝗮𝗸 𝗯𝘆𝘁𝗲𝘀: 1.1 Gb/s 𝘢𝘵 2020-06-02 07:41:30 𝐴𝑀
𝗣𝗲𝗮𝗸 𝗽𝗮𝗰𝗸𝗲𝘁𝘀: 2.4 Mpkt/s 𝘢𝘵 2020-06-02 07:41:30 𝐴𝑀

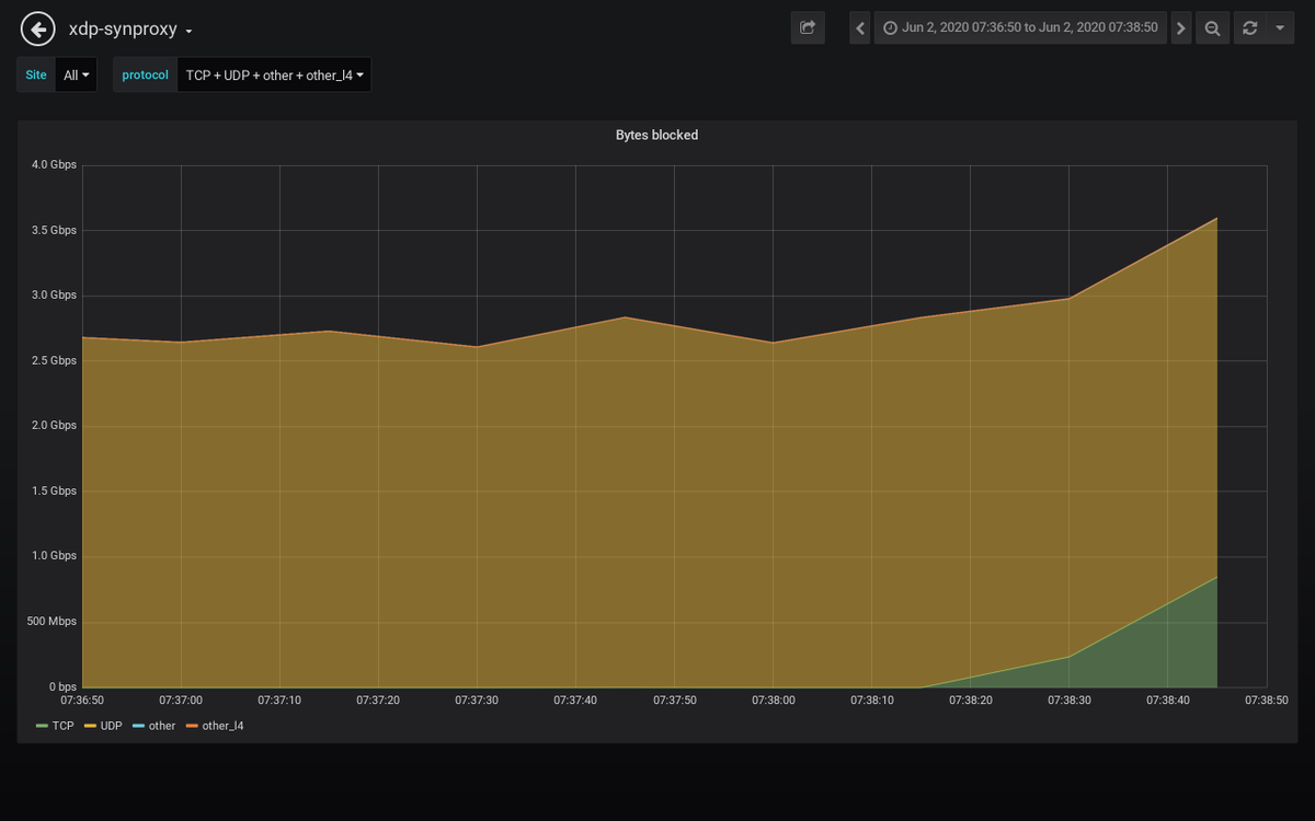
Detected an attack against 𝟮𝟯.𝟮𝟳.𝒙.𝒙 #ddos #security #malware 𝗗𝘂𝗿𝗮𝘁𝗶𝗼𝗻: 2020-06-02 07:37:50 𝐴𝑀 𝘵𝘰 2020-06-02 07:38:10 𝐴𝑀 𝗣𝗲𝗮𝗸 𝗯𝘆𝘁𝗲𝘀: 1.1 Gb/s 𝘢𝘵 2020-06-02 07:37:50 𝐴𝑀 𝗣𝗲𝗮𝗸 𝗽𝗮𝗰𝗸𝗲𝘁𝘀: 246 kpkt/s 𝘢𝘵 2020-06-02 07:37:50 𝐴𝑀

path_alerts's tweet image. Detected an attack against 𝟮𝟯.𝟮𝟳.𝒙.𝒙 #ddos #security #malware
𝗗𝘂𝗿𝗮𝘁𝗶𝗼𝗻: 2020-06-02 07:37:50 𝐴𝑀 𝘵𝘰 2020-06-02 07:38:10 𝐴𝑀
𝗣𝗲𝗮𝗸 𝗯𝘆𝘁𝗲𝘀: 1.1 Gb/s 𝘢𝘵 2020-06-02 07:37:50 𝐴𝑀
𝗣𝗲𝗮𝗸 𝗽𝗮𝗰𝗸𝗲𝘁𝘀: 246 kpkt/s 𝘢𝘵 2020-06-02 07:37:50 𝐴𝑀

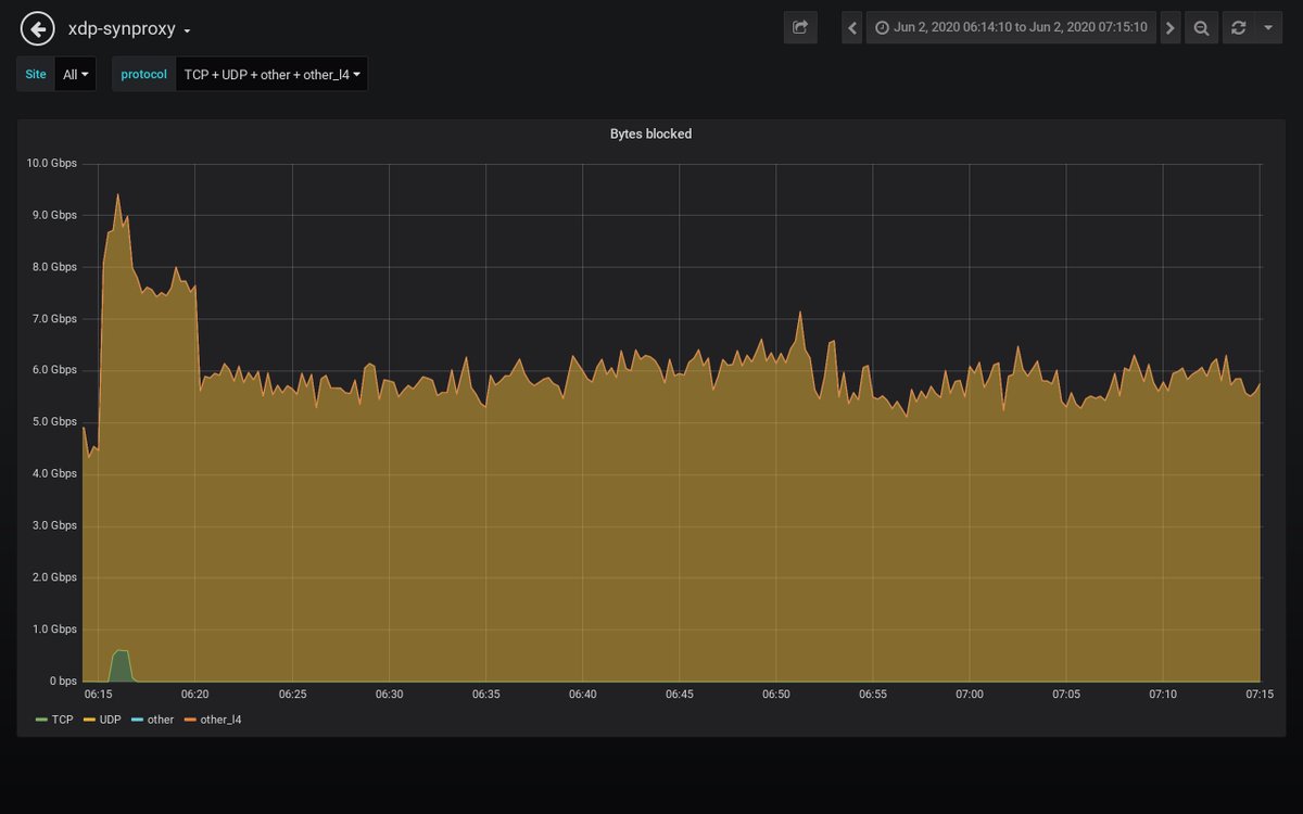
Detected an attack against 𝟰𝟱.𝟲𝟭.𝒙.𝒙 #ddos #security #malware 𝗗𝘂𝗿𝗮𝘁𝗶𝗼𝗻: 2020-06-02 06:15:10 𝐴𝑀 𝘵𝘰 2020-06-02 07:15:10 𝐴𝑀 𝗣𝗲𝗮𝗸 𝗯𝘆𝘁𝗲𝘀: 3.1 Gb/s 𝘢𝘵 2020-06-02 07:08:30 𝐴𝑀 𝗣𝗲𝗮𝗸 𝗽𝗮𝗰𝗸𝗲𝘁𝘀: 339 kpkt/s 𝘢𝘵 2020-06-02 07:08:30 𝐴𝑀

path_alerts's tweet image. Detected an attack against 𝟰𝟱.𝟲𝟭.𝒙.𝒙 #ddos #security #malware
𝗗𝘂𝗿𝗮𝘁𝗶𝗼𝗻: 2020-06-02 06:15:10 𝐴𝑀 𝘵𝘰 2020-06-02 07:15:10 𝐴𝑀
𝗣𝗲𝗮𝗸 𝗯𝘆𝘁𝗲𝘀: 3.1 Gb/s 𝘢𝘵 2020-06-02 07:08:30 𝐴𝑀
𝗣𝗲𝗮𝗸 𝗽𝗮𝗰𝗸𝗲𝘁𝘀: 339 kpkt/s 𝘢𝘵 2020-06-02 07:08:30 𝐴𝑀

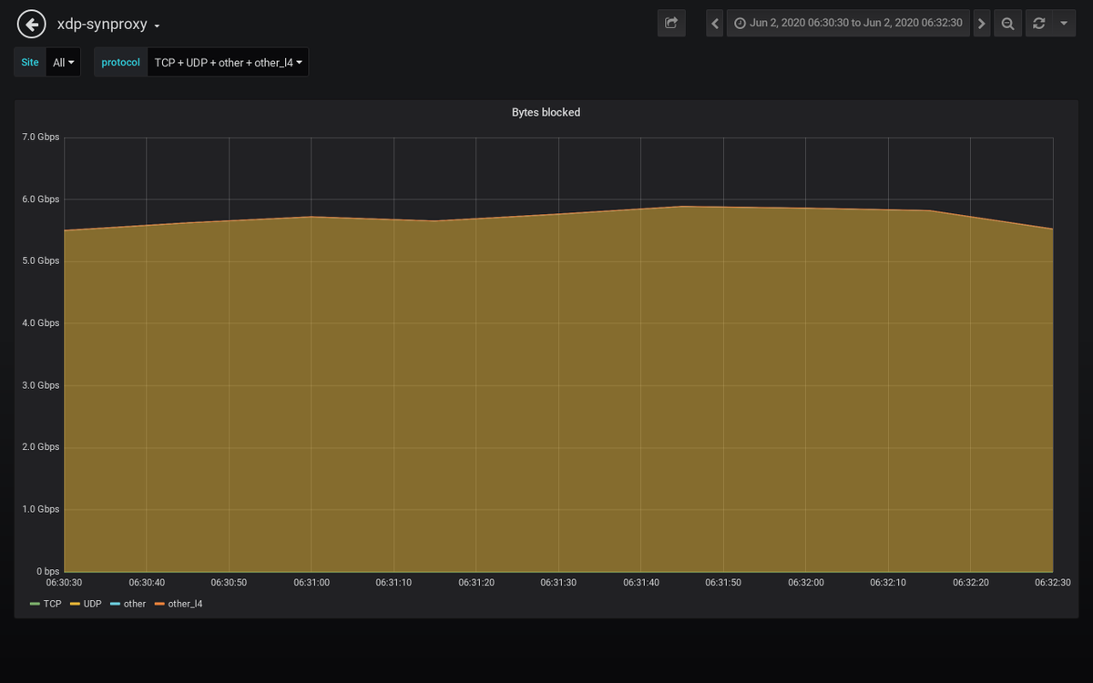
Detected an attack against 𝟮𝟯.𝟮𝟳.𝒙.𝒙 #ddos #security #malware 𝗗𝘂𝗿𝗮𝘁𝗶𝗼𝗻: 2020-06-02 06:31:30 𝐴𝑀 𝘵𝘰 2020-06-02 06:31:30 𝐴𝑀 𝗣𝗲𝗮𝗸 𝗯𝘆𝘁𝗲𝘀: 1.7 Gb/s 𝘢𝘵 2020-06-02 06:31:30 𝐴𝑀 𝗣𝗲𝗮𝗸 𝗽𝗮𝗰𝗸𝗲𝘁𝘀: 202 kpkt/s 𝘢𝘵 2020-06-02 06:31:30 𝐴𝑀

path_alerts's tweet image. Detected an attack against 𝟮𝟯.𝟮𝟳.𝒙.𝒙 #ddos #security #malware
𝗗𝘂𝗿𝗮𝘁𝗶𝗼𝗻: 2020-06-02 06:31:30 𝐴𝑀 𝘵𝘰 2020-06-02 06:31:30 𝐴𝑀
𝗣𝗲𝗮𝗸 𝗯𝘆𝘁𝗲𝘀: 1.7 Gb/s 𝘢𝘵 2020-06-02 06:31:30 𝐴𝑀
𝗣𝗲𝗮𝗸 𝗽𝗮𝗰𝗸𝗲𝘁𝘀: 202 kpkt/s 𝘢𝘵 2020-06-02 06:31:30 𝐴𝑀

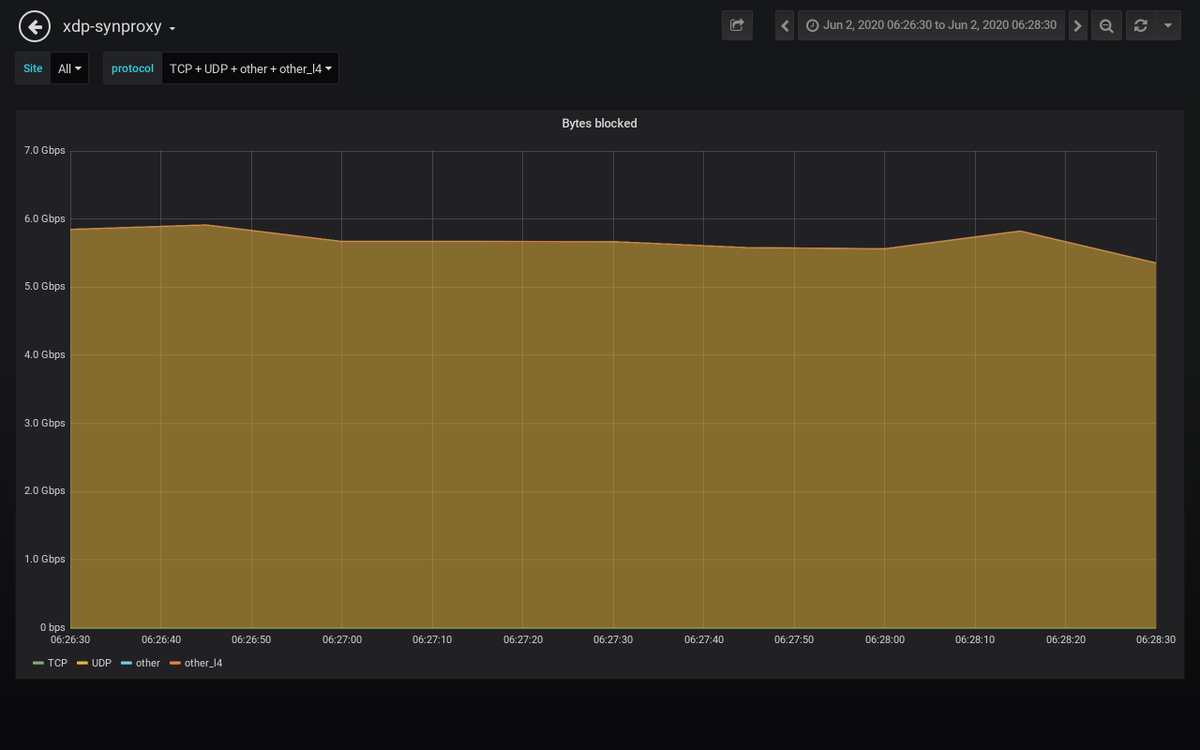
Detected an attack against 𝟲𝟴.𝟲𝟴.𝒙.𝒙 #ddos #security #malware 𝗗𝘂𝗿𝗮𝘁𝗶𝗼𝗻: 2020-06-02 06:27:30 𝐴𝑀 𝘵𝘰 2020-06-02 06:27:30 𝐴𝑀 𝗣𝗲𝗮𝗸 𝗯𝘆𝘁𝗲𝘀: 1.2 Gb/s 𝘢𝘵 2020-06-02 06:27:30 𝐴𝑀 𝗣𝗲𝗮𝗸 𝗽𝗮𝗰𝗸𝗲𝘁𝘀: 120 kpkt/s 𝘢𝘵 2020-06-02 06:27:30 𝐴𝑀

path_alerts's tweet image. Detected an attack against 𝟲𝟴.𝟲𝟴.𝒙.𝒙 #ddos #security #malware
𝗗𝘂𝗿𝗮𝘁𝗶𝗼𝗻: 2020-06-02 06:27:30 𝐴𝑀 𝘵𝘰 2020-06-02 06:27:30 𝐴𝑀
𝗣𝗲𝗮𝗸 𝗯𝘆𝘁𝗲𝘀: 1.2 Gb/s 𝘢𝘵 2020-06-02 06:27:30 𝐴𝑀
𝗣𝗲𝗮𝗸 𝗽𝗮𝗰𝗸𝗲𝘁𝘀: 120 kpkt/s 𝘢𝘵 2020-06-02 06:27:30 𝐴𝑀

Loading...

Something went wrong.


Something went wrong.