
Jay Balunas
@tech4j
Red Hat Senior Software Engineering Manager working with OpenShift Serverless and Knative. Not to mention and open source advocate, and outdoor enthusiast!
Anda mungkin suka
Started poking around twitter again, not sure for how long, or perhaps this is it 😉
OpenShift is the future for both containers and virtualization. No legacy stacks and fully open.
"when OpenShift is equipped with KubeVirt...which is going into production at Red Hat soon, then OpenShift can directly manage virtual machines just as it does containers. And then there is no need for the (other) virtualization stacks at all." nextplatform.com/2020/04/21/the…
@openshift Serverless is now Generally Available! 🍾💥 developers.redhat.com/blog/2020/04/3… #serverless
Absolutely thrilled to see our friend and @RedHatMobile colleague @dbevenius receive a richly deserved nomination to join the @nodejs Technical Steering Committee (TSC). github.com/nodejs/TSC/iss… #NodeJS @RedHatNews

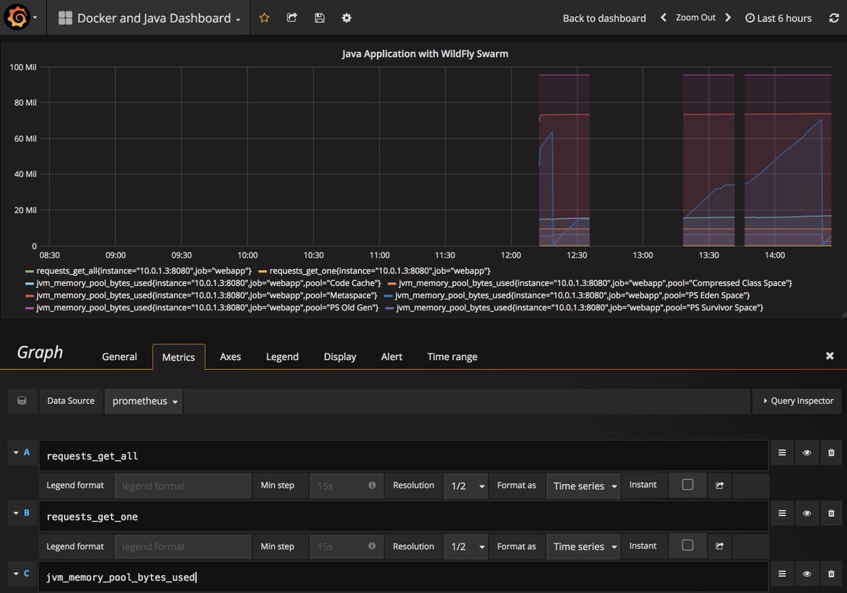
#JavaEE app deployed using @wildflyswarm and #Docker, monitored using @PrometheusIO @grafana at #DockerCon tomorrow github.com/docker/labs/bl…

Standing room only for @heiko_braun's talk @sioug_si on "Using MicroProfile APIs to build cloud native applications" @rhdevelopers #JavaSi17

The statements of science are not of what is true and what is not true, but statements of what is known with different degrees of certainty.

And that's a wrap! Thanks to all the individuals who made an impact at this year's #RHSummit. bit.ly/2qwJwEM @RedHatSummit
youtube.com
YouTube
Red Hat Summit 2017 recap
Get started with @wildflyswarm, @vertx_project and @springboot in OpenShift Online faster than ever. Register now at launch.openshift.io
What an awesome day ! #rhsummit @schtool @mariusbogoevici @aslakknutsen @lightguardjp @brianleathem @andresgalante @tech4j
A total pleasure! Also, excellent choice of a hoodie ;)
More detail on Red Hat OpenShift Application Runtimes @wildflyswarm #MicroProfile @vertx_project @springboot #nodejs redhat.com/en/about/press…
Today we announce Red Hat OpenShift Application Runtimes #microservices #JBoss #rhsummit middlewareblog.redhat.com/2017/05/02/ann…
More on #RedHat's end-to-end #cloudnative dev environment: Red Hat @OpenShift.io red.ht/2oVNm6h #RHSummit

OpenShift.io is a game changer! Sign up today!
OpenShift.io adds analytics / history for each run. #rhsummit #openshiftio
Agile task management in OpenShift.io. Along with the dev IDE and the builds, deploy, and ci/cd pieplines. #rhsummit
Happy May Day! WildFly Swarm 2017.5.0 is out! wildfly-swarm.io/posts/announci…
We’re getting ready to unveil how to make your #CloudNative applications #RHOAR! Join us at #RHSummit for more details.

United States Tren
- 1. Baker 31K posts
- 2. #BNBdip N/A
- 3. Cowboys 72.8K posts
- 4. Packers 28.8K posts
- 5. 49ers 31.5K posts
- 6. Flacco 11.3K posts
- 7. Fred Warner 10.5K posts
- 8. Bucs 9,801 posts
- 9. Cam Ward 2,792 posts
- 10. Panthers 74K posts
- 11. Niners 5,053 posts
- 12. Zac Taylor 2,873 posts
- 13. Tez Johnson 2,909 posts
- 14. Titans 23K posts
- 15. #FTTB 4,039 posts
- 16. Ja'Marr Chase 2,450 posts
- 17. Browns 64.9K posts
- 18. #Bengals 3,024 posts
- 19. Yoshi 32.1K posts
- 20. #GoPackGo 3,585 posts
Anda mungkin suka
-
Mark Little
@nmcl -
kabirkhan
@kabirkhan -
Max Rydahl Andersen
@maxandersen -
Jason Porter
@lightguardjp -
Aleš Justin
@alesj -
Ray Ploski
@rayploski -
Brian Stansberry
@bestansberry -
Dimitris Andreadis
@dandreadis -
Clebert Suconic
@clebertsuconic -
Stefano
@maeste -
Manik Surtani
@maniksurtani -
James Perkins
@the_jamezp -
ALR
@ALRubinger -
Sanne
@SanneGrinovero -
Galder Zamarreño
@galderz
Something went wrong.
Something went wrong.