#mastoadmin search results

Finally managed to caught up with the latest chain of #Mastodon updates. 😬 Upgraded to v4.2.20 now. Apologies for my slow end. 🙏 #Mastoadmin Photo by Steve DiMatteo on Unsplash

kikobar's tweet image. Finally managed to caught up with the latest chain of #Mastodon updates. 😬

Upgraded to v4.2.20 now.

Apologies for my slow end. 🙏

#Mastoadmin 

Photo by Steve DiMatteo on Unsplash

RT @dan@discuss.systems Added some new Mastodon monitoring infrastructure for discuss.systems. Sure, every good #MastoAdmin has a cool Grafana dashboard, but we're going a bit more old school here... discuss.systems/@dan/109634585…


MASTODON ADMINS: To bulk block accounts, go to Moderation -> Accounts. Set 'Location' to Remote. Search for a Display Name of "Mastodon". Then you can bulk suspend from there. #MastoAdmin #crypto #spam #fediblock

samwightt's tweet image. MASTODON ADMINS:

To bulk block accounts, go to Moderation -> Accounts. Set 'Location' to Remote. Search for a Display Name of "Mastodon". Then you can bulk suspend from there.

#MastoAdmin #crypto #spam #fediblock

from mastodon - Mastodon 4.5.0 #mastoadmin - jetzt mit quote-tweets ... - social.kendoo.eu/@corona/115516…


Is there good demand for managed Mastodon services? I am toying with the idea of launching one properly done. It would run on top of kubernetes with easy autoscaling etc. #mastoadmin


Just poking around, what are fun hashtags people are watching on Mastodon? I'm a nerd so I'm watching #mastoadmin, but would love some other "general" suggestions.


from mastodon - Mastodon 4.3 #mastoadmin war eine etwas längere Geburt wegen einer Altlast - social.kendoo.eu/@corona/113278…


Mastodon-Instanz chaos.social: Admin Leah Oswald berichtet über ihre Erfahrungen heise.de/hintergrund/Ma… #mastoadmin #fediverse

novatrend_ch's tweet image. Mastodon-Instanz chaos.social: Admin Leah Oswald berichtet über ihre Erfahrungen 
heise.de/hintergrund/Ma… 
#mastoadmin #fediverse

Another question: streaming of updates via websockets seems to update the notifications list, but not the home or federated timelines and I need to refresh for those. Any suggestions? #mastoadmin


Wenn man die Monitoring Alerts am Mastodon Server ausschaltet, fühlt sich gleich alles besser an 😂😂😂. Sind also nur theoretische Auslastungs Probleme xD #mastoadmin noitl.space/@bahuma20/1096…


#mastoadmin Since the update to 4.1.0 i get the error "Aws::S3::Errors::NoSuchKey" on "tootctl media remove-orphans". Does someone else have this problem? I use Linode Object Storage for my files and haven't changed any configuration during the update… noitl.space/@bahuma20/1098…


from mastodon - Mastodon 4.5.0 #mastoadmin - jetzt mit quote-tweets ... - social.kendoo.eu/@corona/115516…


Finally managed to caught up with the latest chain of #Mastodon updates. 😬 Upgraded to v4.2.20 now. Apologies for my slow end. 🙏 #Mastoadmin Photo by Steve DiMatteo on Unsplash

kikobar's tweet image. Finally managed to caught up with the latest chain of #Mastodon updates. 😬

Upgraded to v4.2.20 now.

Apologies for my slow end. 🙏

#Mastoadmin 

Photo by Steve DiMatteo on Unsplash

from mastodon - Warum ist es scheinbar(?) religiös ausgeschlossen einen RSS Feed _mit_ Boosts von einem Mastodon Account zu bekommen? Wer trifft warum diese Entscheidungen und gibt es einen Workaround? #fediverse #mastoadmin #rss - social.kendoo.eu/@corona/113611…


from mastodon - Mastodon 4.3 #mastoadmin war eine etwas längere Geburt wegen einer Altlast - social.kendoo.eu/@corona/113278…


No results for "#mastoadmin"

Are we going to update to #mastodon 3.1.0? #mastoadmin

xvilo's tweet image. Are we going to update to #mastodon 3.1.0? #mastoadmin

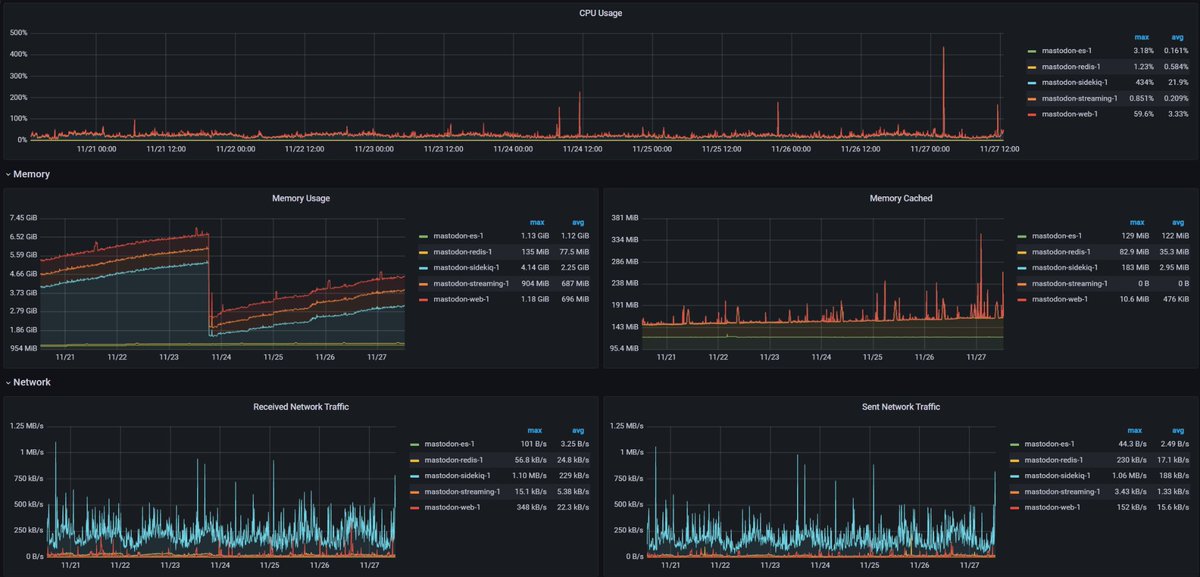
Another day, another set of instance statistics #mastoadmin. Not a lot of signups compared to what we already had. But the increase in interactions is proving hard to keep up. For now we are okish :thumb_up_party:

xvilo's tweet image. Another day, another set of instance statistics #mastoadmin. Not a lot of signups compared to what we already had. But the increase in interactions is proving hard to keep up. For now we are okish :thumb_up_party:

Installed a DeepL translation API onto someone.elses.computer and it works great! #mastoAdmin

mikarv's tweet image. Installed a DeepL translation API onto someone.elses.computer and it works great! #mastoAdmin

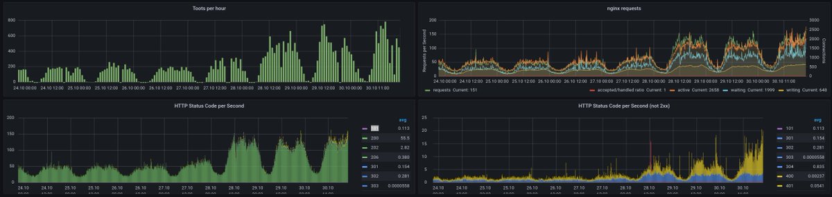
like you can see on the right, they are only a small fraction of all requests that are ok (green). #mastoadmin chaos.social/@ordnung/10925… (2/2)

FransKeijer's tweet image. like you can see on the right, they are only a small fraction of all requests that are ok (green). #mastoadmin
chaos.social/@ordnung/10925… (2/2)

RT @mszll@datasci.social I started collecting #mastoadmin resources some time ago: github.com/mszell/mastoda… Hope it can be useful (also for non-admins). Please help adding to it! 🐘 🤍 datasci.social/@mszll/1093694…

logic's tweet image. RT @mszll@datasci.social
I started collecting #mastoadmin resources some time ago: github.com/mszell/mastoda…
Hope it can be useful (also for non-admins). Please help adding to it! 🐘 🤍
datasci.social/@mszll/1093694…

I am at 176GB of storage used and I have content retention configured like in the picture. Single user instance. Why is the cleanup not working? #mastoadmin

vitobotta's tweet image. I am at 176GB of storage used and I have content retention configured like in the picture. Single user instance. Why is the cleanup not working? #mastoadmin

Finally managed to caught up with the latest chain of #Mastodon updates. 😬 Upgraded to v4.2.20 now. Apologies for my slow end. 🙏 #Mastoadmin Photo by Steve DiMatteo on Unsplash

kikobar's tweet image. Finally managed to caught up with the latest chain of #Mastodon updates. 😬

Upgraded to v4.2.20 now.

Apologies for my slow end. 🙏

#Mastoadmin 

Photo by Steve DiMatteo on Unsplash

Enabling elasticsearch on the Mastodon instance makes the difference! #mastoadmin #elasticsearch #mastodon

AlwynIsPat's tweet image. Enabling elasticsearch on the Mastodon instance makes the difference! 
#mastoadmin #elasticsearch #mastodon
AlwynIsPat's tweet image. Enabling elasticsearch on the Mastodon instance makes the difference! 
#mastoadmin #elasticsearch #mastodon

don't know, especially if they're shortened! (Also, "the mastodon network" isn't a thing, it's directly aimed at people not too experienced with Mastodon/Fedi) #MastoAdmin #FediBlock #NewHereProtection macrofurs.social/@Oric/10939856… (2/2)

dergnz's tweet image. don't know, especially if they're shortened!

(Also, "the mastodon network" isn't a thing, it's directly aimed at people not too experienced with Mastodon/Fedi)

#MastoAdmin #FediBlock #NewHereProtection
macrofurs.social/@Oric/10939856… (2/2)

Loading...

Something went wrong.


Something went wrong.


United States Trends