#gitsecurity search results
trufflehog by @trufflesec Discover hidden secrets in your Git repos with TruffleHog! This tool scans commit history & branches for accidentally committed secrets, using regex & entropy checks. Customize with custom regexes & allow lists. #TruffleHog #GitSecurity #DevOps

🚨 CISA issues urgent warning: An actively exploited Git flaw allows remote code execution! If you use Git, check your systems NOW to prevent compromise. #CyberSecurity #GitSecurity bleepingcomputer.com/news/security/…
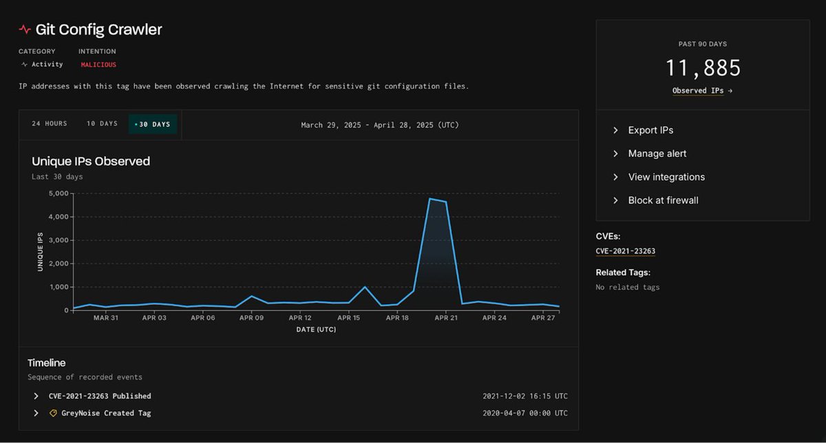
Massive surge in Git misconfigurations: Over 4,800 unique IP addresses scanned for exposed .git/config files in just 48 hours. These files can reveal cloud credentials, API tokens, and SSH keys! Are you exposed? #CyberSecurity #DevSecOps #GitSecurity

Signing your Git commits = verified authorship, trust in PRs, tamper protection, and that green badge. Simple step for clean, secure, auditable code. Start here: docs.github.com/en/authenticat… #GitSecurity
Clone2Leak attacks unveil Git vulnerabilities that could leak sensitive credentials. Key issues include carriage return smuggling and newline injection. Patches are available; updating is crucial. 🔒🇺🇸 #GitSecurity #CredentialLeak link: ift.tt/0OlnbtX

Version control is powerful and also risky. Never commit secrets. Use .gitignore and scan repository history for sensitive data. #CyberSecurity #GitSecurity #InfoSec #DevLife
THREAD - Elevate your Git security with 3 key mechanisms! Despite our best intentions, manual practices often fall short. 🚀Automating best practices is the way to ensure consistent and correct implementation. 👇 #GitSecurity #DevOps

The Robot Emergency Kit is already used in industrial environments, bridging faulty cable connections. Now it´s nominated for the GIT Security Award 2023. Vote for R3 Solutions. pro-4-pro.com/en/specials/gs… Further information: r3.group/bridge_e #GITSecurity #echoring

ACT Enterprise is finalist at GIT Security Awards 2019! Vote now: bit.ly/2Hypu4C #actenterprise #accesscontrol #gitsecurity #security

Git security vulnerabilities announced github.blog/2023-02-14-git… #optimumfuturist #gitsecurity #vulnerabilities #opensource #cybersecurity #gitupdates #devops #informationsecurity #technews #github #securityalerts #datasecurity

Hackers are increasingly scanning for exposed Git tokens and config files, posing significant risks. Notable surge in activity observed in April 2025. Protect sensitive data! 🔒 #GitSecurity #Singapore #DataBreach link: ift.tt/sv9Pxl8

A spike in crawling activity targeting Git configuration files was observed on April 20-21, 2025, with 4,800 malicious IPs, raising concerns over codebase exposure. Singapore is a key player. 🔍💻 #GitSecurity #MalwareThreat #Singapore link: ift.tt/0JPOFCg

ACT Enterprise is finalist at GIT Security Awards 2019! Vote ACT Enterprise in the Access Control, Intruder Alarm, Perimeter Protection category: bit.ly/2Hypu4C #gitsecurity #actenterprise #accesscontrolsoftware

New Git flaw actively exploited: mishandling carriage return chars in config files leads to incorrect submodule path resolution, allowing attackers to execute arbitrary code by creating repos with submodules ending in \r and crafting a symlink with a malicious hook. #GitSecurity
🕵️♂️ The Unusual Suspect: Git Repos Git repositories are quietly fueling breaches across enterprises. Read why Git security is no longer optional: thehackernews.com/2025/07/the-un… #GitSecurity #DevSecOps #CyberSecurity #SecretsManagement #SupplyChainRisk #CloudSecurity

🚨 Git is powerful, and risky. One wrong push can expose secrets, credentials, or worse. Don’t miss our top Git security FAQs every dev should know: ➡️ xygeni.io/blog/git-secur… #GitSecurity #DevSecOps #AppSec #SecureCoding #Xygeni

Vote ACT Enterprise at GIT Security Awards 2019. The access control software has been nominated as finalist, along with Vanderbilt’s sister-company ComNet product CNGE4+2. Read more: bit.ly/2Hypu4C #accesscontrol #gitsecurity #actenterprise #comnet

How #IoT sensors, connectivity and data are enabling a #smartcity - read more about the possibilities for city administration in the interview with @epvani in #GitSecurity: bit.ly/2QZoQmf

Access Control: True Open System GIT SECURITY Discussed Access Control Technology with STid’s CEO #VincentDupart #GITSECURITY #stidmobileid #opensolution #mobilecredential #CEO #highsecurity #accesscontrol More information >> ow.ly/8UIG50uL7Wq

Signing your Git commits = verified authorship, trust in PRs, tamper protection, and that green badge. Simple step for clean, secure, auditable code. Start here: docs.github.com/en/authenticat… #GitSecurity
🚨 CISA issues urgent warning: An actively exploited Git flaw allows remote code execution! If you use Git, check your systems NOW to prevent compromise. #CyberSecurity #GitSecurity bleepingcomputer.com/news/security/…
Version control is powerful and also risky. Never commit secrets. Use .gitignore and scan repository history for sensitive data. #CyberSecurity #GitSecurity #InfoSec #DevLife
CISA alerts organizations of a Git vulnerability (CVE-2025-48384) affecting macOS and Linux. Exploits enable remote code execution via submodule path manipulation. Patch with Git 2.43.7+ to mitigate risk. #GitSecurity #CVE202548384 #USA ift.tt/x1wkVnT
Start your Git security and compliance journey with @intercertusa today. #GitSecurity #VAPT #ISO27001 #SOC2 #NIS2 #DevSecOps #CyberRisk #INTERCERT
🚨 Git is powerful, and risky. One wrong push can expose secrets, credentials, or worse. Don’t miss our top Git security FAQs every dev should know: ➡️ xygeni.io/blog/git-secur… #GitSecurity #DevSecOps #AppSec #SecureCoding #Xygeni

🕵️♂️ The Unusual Suspect: Git Repos Git repositories are quietly fueling breaches across enterprises. Read why Git security is no longer optional: thehackernews.com/2025/07/the-un… #GitSecurity #DevSecOps #CyberSecurity #SecretsManagement #SupplyChainRisk #CloudSecurity

🤔 Your Git repos might be hiding more than just code! Discover why these common tools are becoming 'unusual suspects' in cybersecurity threats. #GitSecurity #Cyberthreats thehackernews.com/2025/07/the-un…
trufflehog by @trufflesec Discover hidden secrets in your Git repos with TruffleHog! This tool scans commit history & branches for accidentally committed secrets, using regex & entropy checks. Customize with custom regexes & allow lists. #TruffleHog #GitSecurity #DevOps

Git patches 3 flaws: CVE-2025-48384, CVE-2025-48385, and CVE-2025-48386. Update now! #GitSecurity #Vulnerability #RCE #Cybersecurity #PatchNow securityonline.info/git-project-pa…
Comment: The persistence of deleted data in Git highlights the importance of secure coding practices beyond just the initial commit. How can organizations effectively enforce and monitor a... #GitSecurity buz.li/t/PQqlza
storagetech.news
GitHub Leaks: Deleted Data Exposed
Summary Deleted files in GitHub repositories can leak sensitive data, even after deletion. This vulnerability, due to Git's inherent design, allows access to deleted data via forks and commits....
Massive surge in Git misconfigurations: Over 4,800 unique IP addresses scanned for exposed .git/config files in just 48 hours. These files can reveal cloud credentials, API tokens, and SSH keys! Are you exposed? #CyberSecurity #DevSecOps #GitSecurity

A spike in crawling activity targeting Git configuration files was observed on April 20-21, 2025, with 4,800 malicious IPs, raising concerns over codebase exposure. Singapore is a key player. 🔍💻 #GitSecurity #MalwareThreat #Singapore link: ift.tt/0JPOFCg

Hackers are increasingly scanning for exposed Git tokens and config files, posing significant risks. Notable surge in activity observed in April 2025. Protect sensitive data! 🔒 #GitSecurity #Singapore #DataBreach link: ift.tt/sv9Pxl8

Use GPG keys to sign commits and verify authorship. Adds trust to your contributions. #SignedCommits #GitSecurity
4️⃣ Protect Your Code Repository: Your codebase is valuable. Secure access (MFA!), manage permissions tightly and be careful with secrets. 🔐 #GitSecurity #CodeSecurity #SecretsManagement
🚨 New research from Flatt: "Clone2Leak – Your Git Credentials Belong to Us." Learn how cloned repositories may expose sensitive credentials & how to mitigate this risk. #CyberSecurity #DevSecOps #GitSecurity 👉 flatt.tech/research/posts…
Is your Git remote secure? A single misconfiguration can expose your repo to data breaches, credential leaks, or malicious code injections. Learn the top Git remote security risks & how to prevent them in our latest guide: 🔐👇 get.assembla.com/blog/git-remot… #Git #GitSecurity…
2/9 The breach exploited @gitlab vulnerabilities such as #CVC202523040, resulting in potential credential leaks. Understand how it happened to protect yourself. 🔐 #GitSecurity #Vulnerabilities
@Thermoteknix for #counterterror: bit.ly/1TErgPm Thank you to #GITSecurity for featuring us in the article!

trufflehog by @trufflesec Discover hidden secrets in your Git repos with TruffleHog! This tool scans commit history & branches for accidentally committed secrets, using regex & entropy checks. Customize with custom regexes & allow lists. #TruffleHog #GitSecurity #DevOps

THREAD - Elevate your Git security with 3 key mechanisms! Despite our best intentions, manual practices often fall short. 🚀Automating best practices is the way to ensure consistent and correct implementation. 👇 #GitSecurity #DevOps

Git security vulnerabilities announced github.blog/2023-02-14-git… #optimumfuturist #gitsecurity #vulnerabilities #opensource #cybersecurity #gitupdates #devops #informationsecurity #technews #github #securityalerts #datasecurity

Nedap Security Management receives GIT Security Award for AEOS Intrusion #Intrusion #GITSecurity git-security.com/topstories/man…

ACT Enterprise is finalist at GIT Security Awards 2019! Vote now: bit.ly/2Hypu4C #actenterprise #accesscontrol #gitsecurity #security

The Robot Emergency Kit is already used in industrial environments, bridging faulty cable connections. Now it´s nominated for the GIT Security Award 2023. Vote for R3 Solutions. pro-4-pro.com/en/specials/gs… Further information: r3.group/bridge_e #GITSecurity #echoring

Clone2Leak attacks unveil Git vulnerabilities that could leak sensitive credentials. Key issues include carriage return smuggling and newline injection. Patches are available; updating is crucial. 🔒🇺🇸 #GitSecurity #CredentialLeak link: ift.tt/0OlnbtX

Access Control: True Open System GIT SECURITY Discussed Access Control Technology with STid’s CEO #VincentDupart #GITSECURITY #stidmobileid #opensolution #mobilecredential #CEO #highsecurity #accesscontrol More information >> ow.ly/8UIG50uL7Wq

Hackers are increasingly scanning for exposed Git tokens and config files, posing significant risks. Notable surge in activity observed in April 2025. Protect sensitive data! 🔒 #GitSecurity #Singapore #DataBreach link: ift.tt/sv9Pxl8

A spike in crawling activity targeting Git configuration files was observed on April 20-21, 2025, with 4,800 malicious IPs, raising concerns over codebase exposure. Singapore is a key player. 🔍💻 #GitSecurity #MalwareThreat #Singapore link: ift.tt/0JPOFCg

We made the news! Check out this recent article in GIT Security about our company's long history. #americanmade #corporatehistory #gitsecurity hubs.ly/H0jllq50

ACT Enterprise is finalist at GIT Security Awards 2019! Vote ACT Enterprise in the Access Control, Intruder Alarm, Perimeter Protection category: bit.ly/2Hypu4C #gitsecurity #actenterprise #accesscontrolsoftware

How #IoT sensors, connectivity and data are enabling a #smartcity - read more about the possibilities for city administration in the interview with @epvani in #GitSecurity: bit.ly/2QZoQmf

Great news! 🎉 Wibu-Systems' AxProtector is a finalist for the GIT SECURITY AWARD 2025 in the CTP category, showcasing our innovation in software protection. Learn more: git-sicherheit.de/en/products/wi… #Cybersecurity #SoftwareProtection #GITSecurity #Innovation #AxProtector

Massive surge in Git misconfigurations: Over 4,800 unique IP addresses scanned for exposed .git/config files in just 48 hours. These files can reveal cloud credentials, API tokens, and SSH keys! Are you exposed? #CyberSecurity #DevSecOps #GitSecurity

Vote ACT Enterprise at GIT Security Awards 2019. The access control software has been nominated as finalist, along with Vanderbilt’s sister-company ComNet product CNGE4+2. Read more: bit.ly/2Hypu4C #accesscontrol #gitsecurity #actenterprise #comnet

🕵️♂️ The Unusual Suspect: Git Repos Git repositories are quietly fueling breaches across enterprises. Read why Git security is no longer optional: thehackernews.com/2025/07/the-un… #GitSecurity #DevSecOps #CyberSecurity #SecretsManagement #SupplyChainRisk #CloudSecurity

Something went wrong.
Something went wrong.
United States Trends
- 1. Gibbs 19.2K posts
- 2. #WWERaw 34.3K posts
- 3. Mike Evans 9,202 posts
- 4. Tez Johnson 2,732 posts
- 5. Lions 71.2K posts
- 6. Bucs 16.5K posts
- 7. Baker 25.6K posts
- 8. White House 236K posts
- 9. #OnePride 6,274 posts
- 10. Dragon Lee 5,975 posts
- 11. Goff 7,698 posts
- 12. Josh Naylor 3,175 posts
- 13. Bieber 18.1K posts
- 14. AJ Lee 9,352 posts
- 15. #TBvsDET 4,394 posts
- 16. Bron 21.1K posts
- 17. Rivas 4,247 posts
- 18. Ben Solo 12.2K posts
- 19. #RawOnNetflix N/A
- 20. East Wing 46.7K posts